Azure / Spring Apps
Aggregate monitoring for performance, ingress, JVM, Tomcat, and App Insights
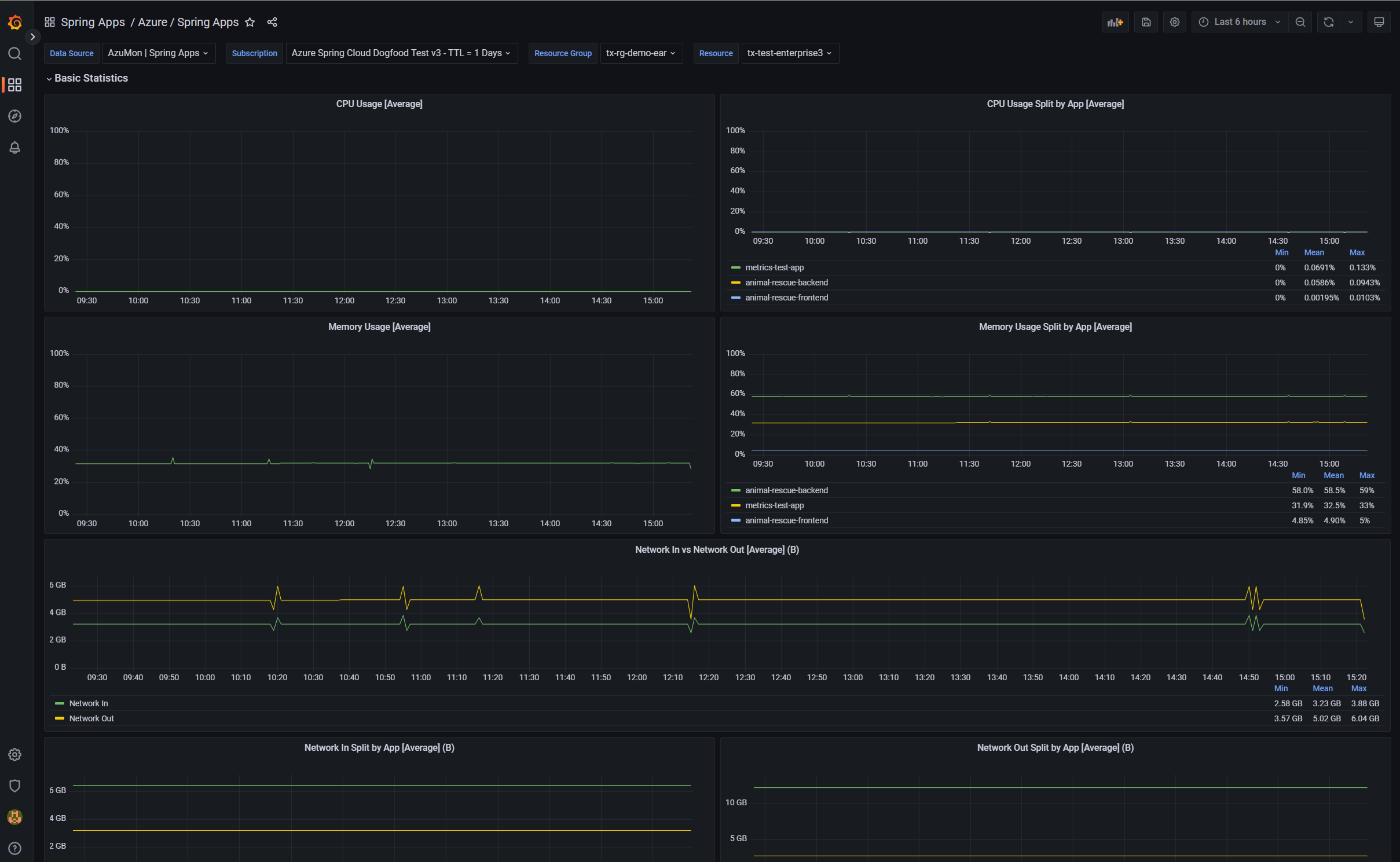
Dashboard for Azure Spring Apps. Currently split by the following:
- Basic Statistics: CPU, memory, network I/O, throughput I/O, bytes I/O
- JVM for Memory
- JVM for GC
- TomCat
Data source config
Collector config:
Upload an updated version of an exported dashboard.json file from Grafana
| Revision | Description | Created | |
|---|---|---|---|
| Download |
Azure Cosmos DB
With the Grafana plugin for Azure Cosmos DB, you can quickly visualize and query your Azure Cosmos DB data from within Grafana.
Learn more