Azure / API Management
Dashboard for API Management service. Monitors health, API, operations, and requests. Contains panels which utilize App Insights and Log Analytics (if enabled).
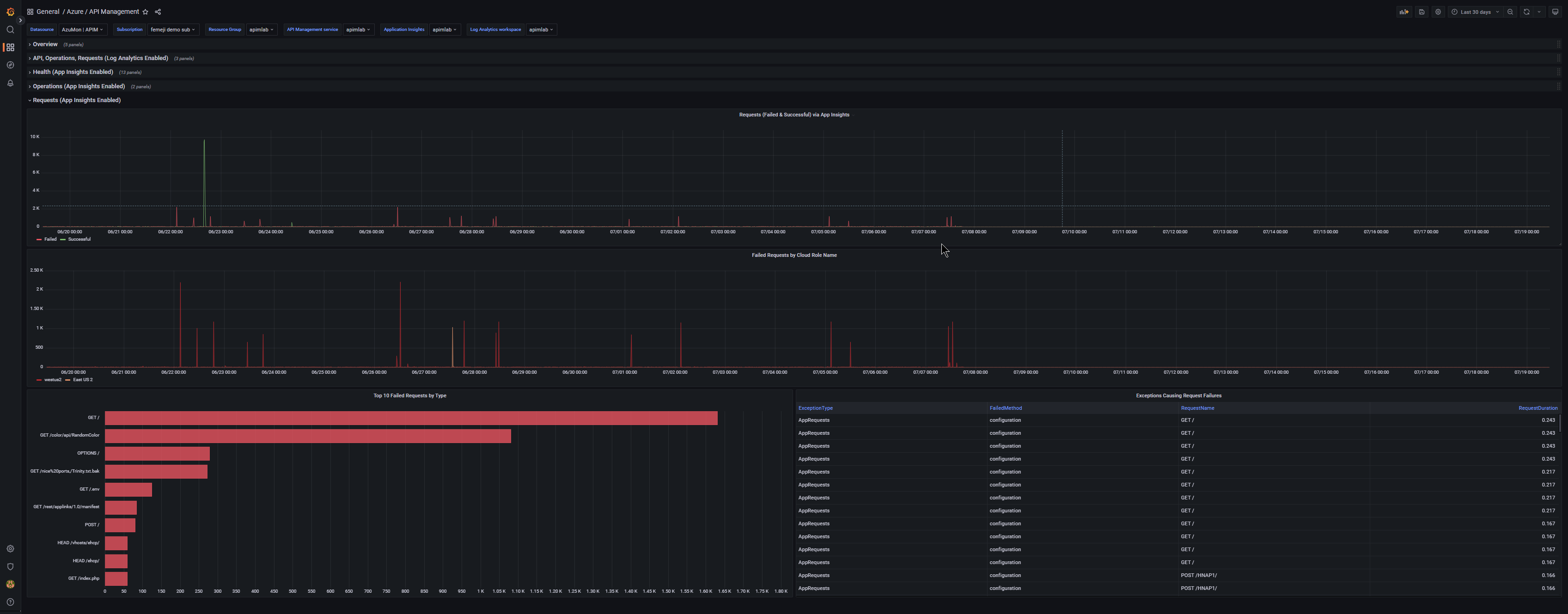
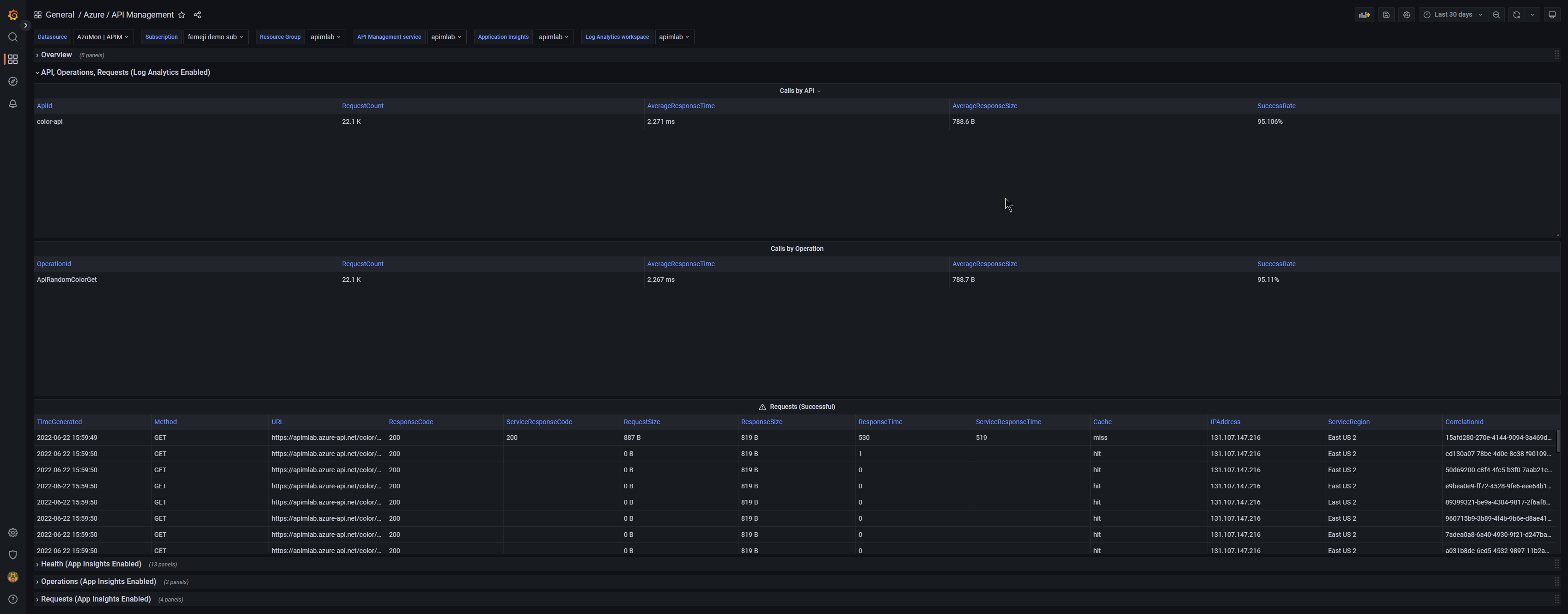
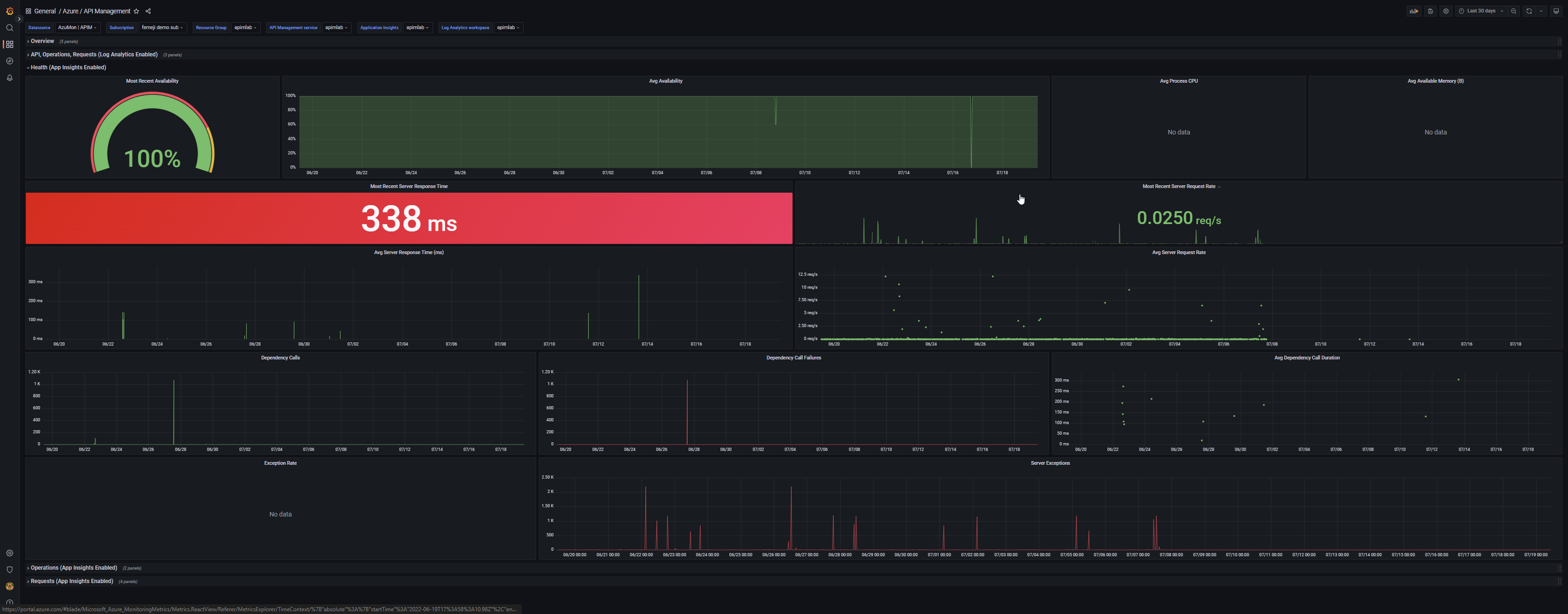
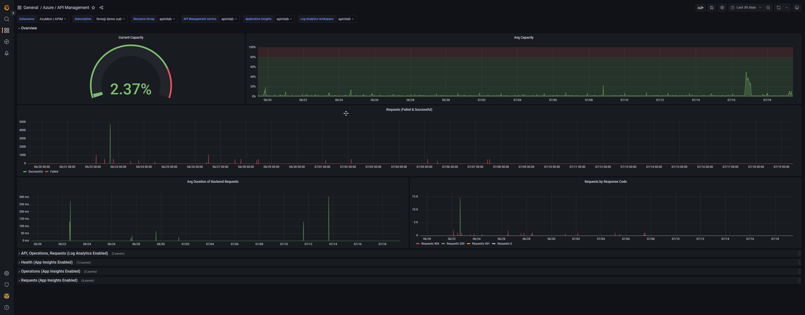
This is a dashboard built for Azure API Management. Since the user can choose whether they enable App Insights and/or Log Analytics, the dashboard is split into rows based on data source. The Overview row contains health/request metrics from API Management itself, the Log Analytics row contains calls by API/operation and recent requests, and the other three rows are for Application Insights data and focus on health, operations, and requests.
Created by: Vikram Bala (t-vikrambala@microsoft.com)
Data source config
Collector config:
Upload an updated version of an exported dashboard.json file from Grafana
| Revision | Description | Created | |
|---|---|---|---|
| Download |
Azure Cosmos DB
With the Grafana plugin for Azure Cosmos DB, you can quickly visualize and query your Azure Cosmos DB data from within Grafana.
Learn more