Azure / Container Apps / Container App View

Azure / Container Apps / Container App View screenshot 1

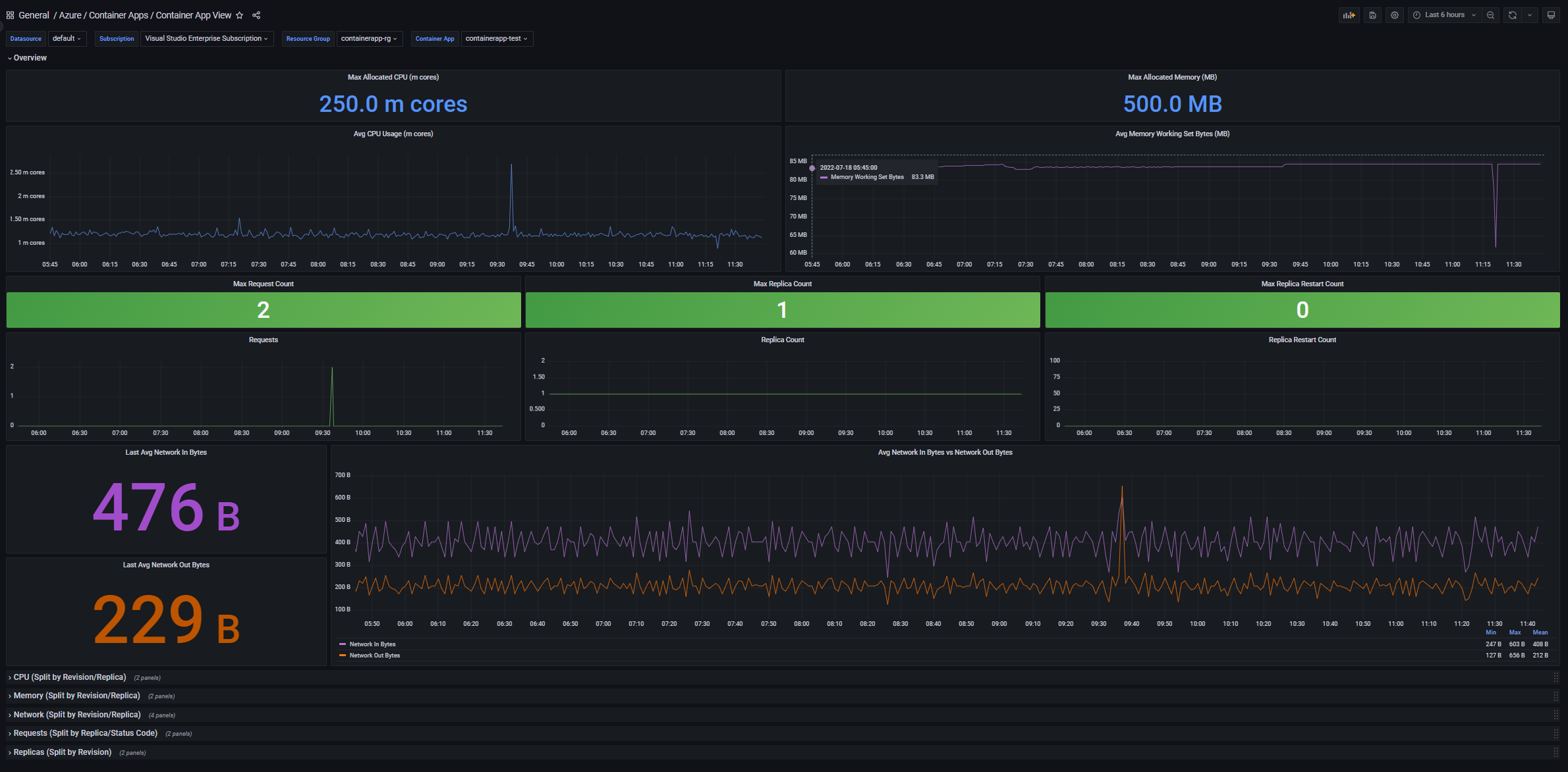
This is one of two dashboards built for Azure Container Apps. This dashboard is app-based, displaying seven key metrics for a container app using Azure Monitor metrics and Azure Resource Graph. These are: CPU, memory, requests, replica count, replica restart count, network in bytes, and network out bytes. The dashboard also has additional rows for metrics by dimension (e.g. viewing requests by status code).

Created by: Vikram Bala (t-vikrambala@microsoft.com)

Revisions
RevisionDescriptionCreated
Azure Cosmos DB

Azure Cosmos DB

by Grafana Labs
Grafana Labs solution

With the Grafana plugin for Azure Cosmos DB, you can quickly visualize and query your Azure Cosmos DB data from within Grafana.

Learn more

Get this dashboard

Import the dashboard template

or

Download JSON

Datasource
Dependencies