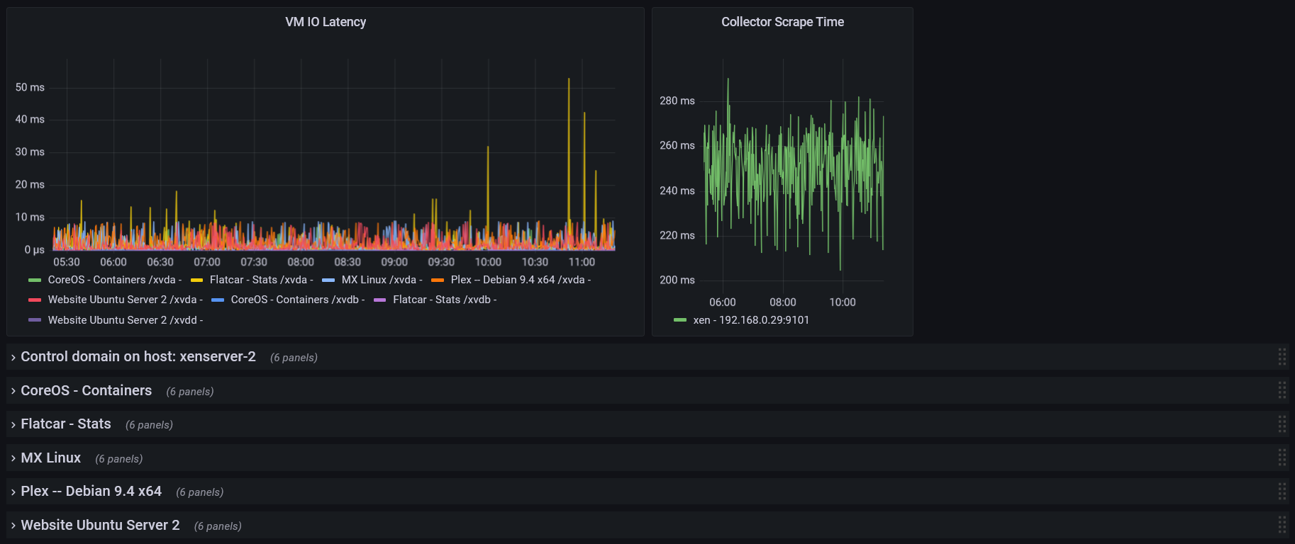
Xen Prometheus
View XCP-ng (XenServer) metrics collected by https://github.com/MikeDombo/xen-exporter
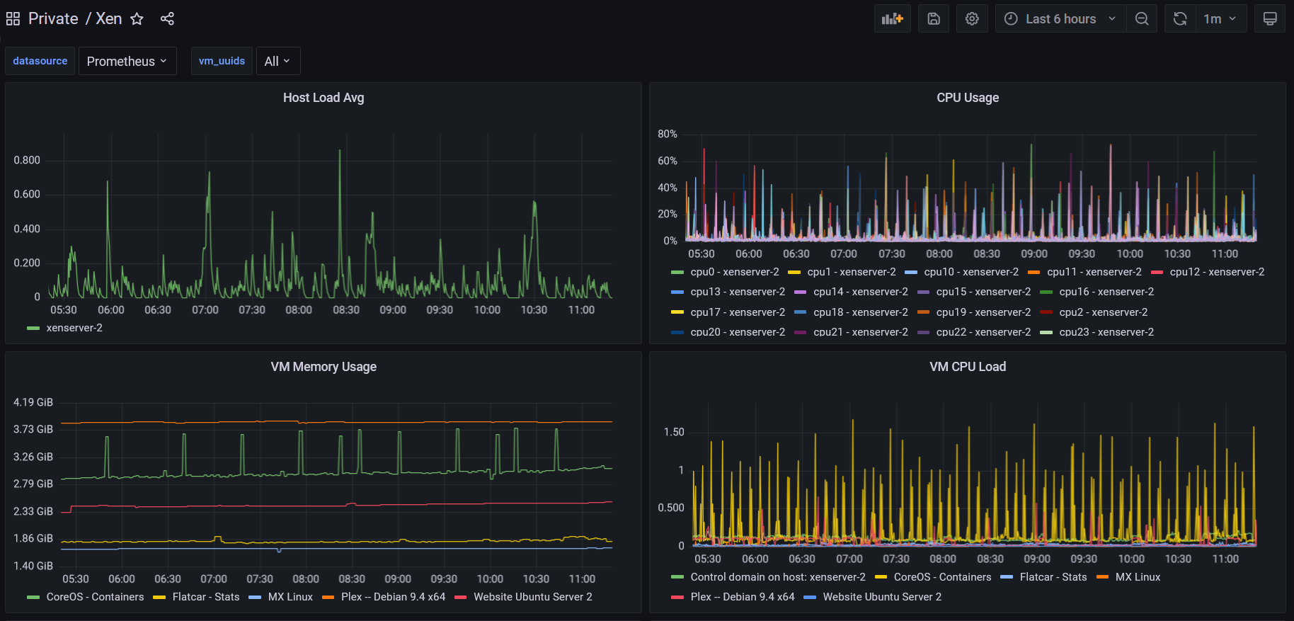
View XCP-ng (XenServer) metrics collected by https://github.com/MikeDombo/xen-exporter.
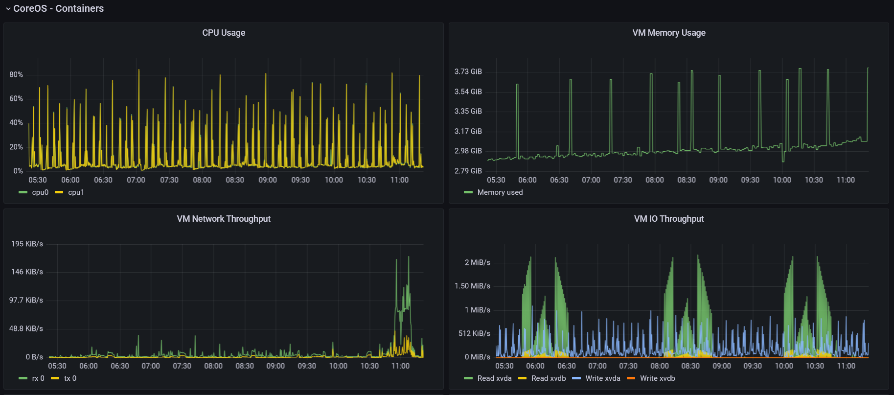
Includes overall graphs for the whole XenServer host as well as breakdown rows for each VM that exists.
Data source config
Collector config:
Upload an updated version of an exported dashboard.json file from Grafana
| Revision | Description | Created | |
|---|---|---|---|
| Download |
Metrics Endpoint (Prometheus)
Easily monitor any Prometheus-compatible and publicly accessible metrics URL with Grafana Cloud's out-of-the-box monitoring solution.
Learn more