Grafana Cloud Historical Spend
Grafana Cloud Historical Spend Dashboard
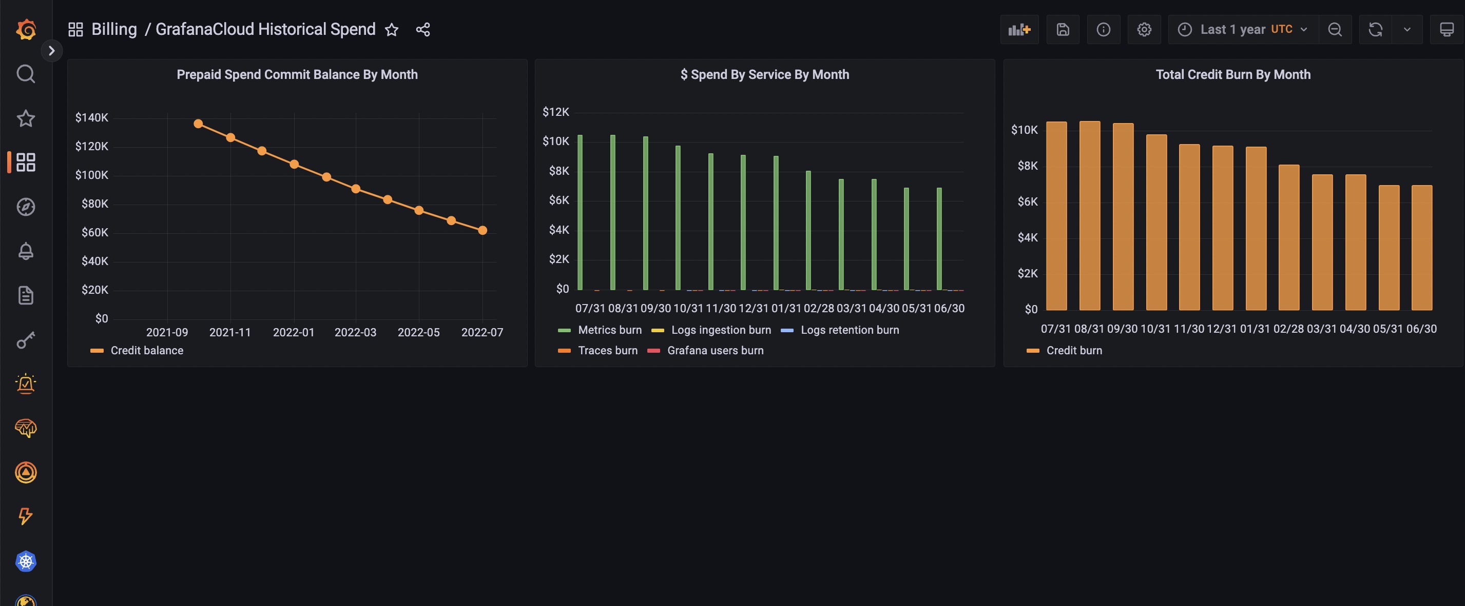
This is for Grafana Cloud Committed-spend customers to see your monthly spend. See how quickly you are burning down through your spend-commit, and which GrafanaLabs products you are spending on.
Data source config
Collector config:
Upload an updated version of an exported dashboard.json file from Grafana
| Revision | Description | Created | |
|---|---|---|---|
| Download |
