java tron server
Monitor your java-tron server with Prometheus and Grafana.
Java Tron Server Dashboard
Monitor your Java Tron server and view detailed information on the current status of the blockchain. This Grafana Dashboard requires you to have a running instance of prometheus and java-tron fullNode which open metric.
prometheus config
global:
scrape_interval: 30s
scrape_timeout: 10s
evaluation_interval: 30s
scrape_configs:
- job_name: java-tron
scrape_interval: 3s
scrape_timeout: 2s
metrics_path: /metrics
static_configs:
- targets:
- 127.0.0.1:9527
labels:
group: group-main
instance: instance-01
- targets:
- 172.0.0.12:9528
labels:
group: group-test
instance: instance-02 Features
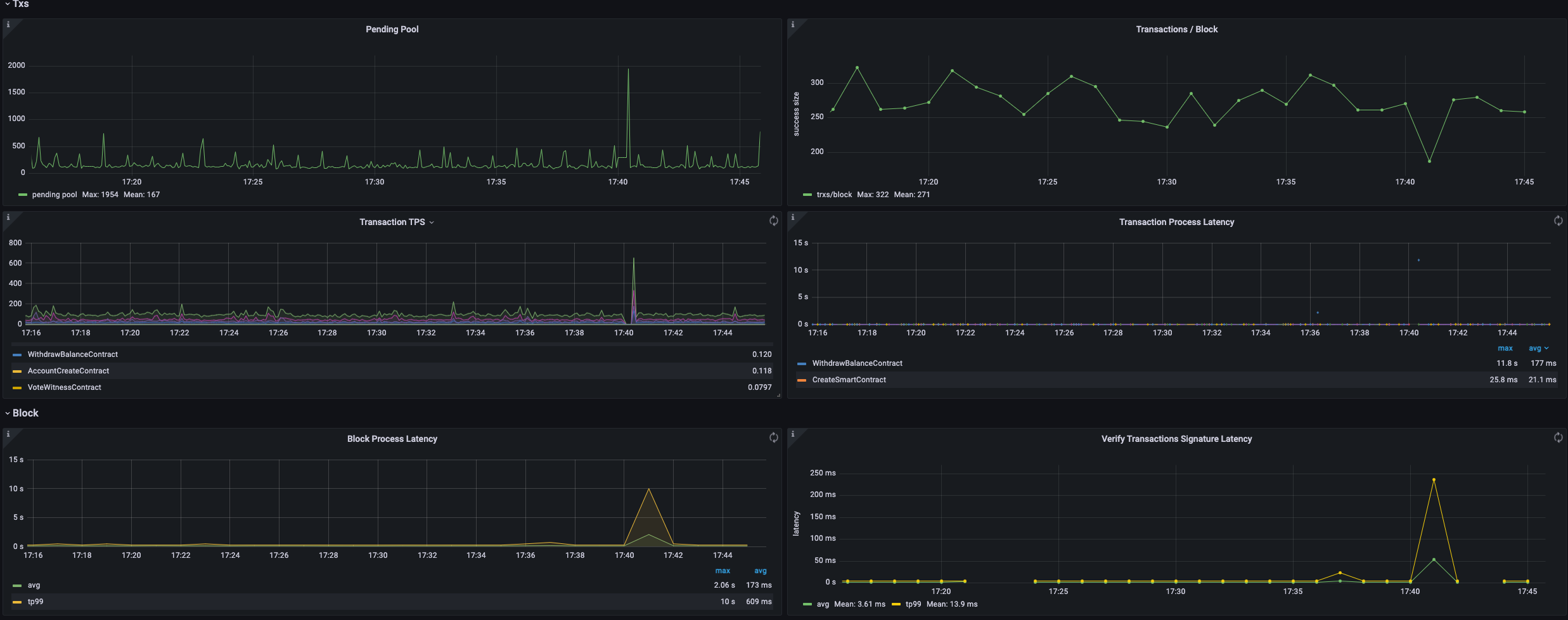
- Blockchain current status.
- Node system status .
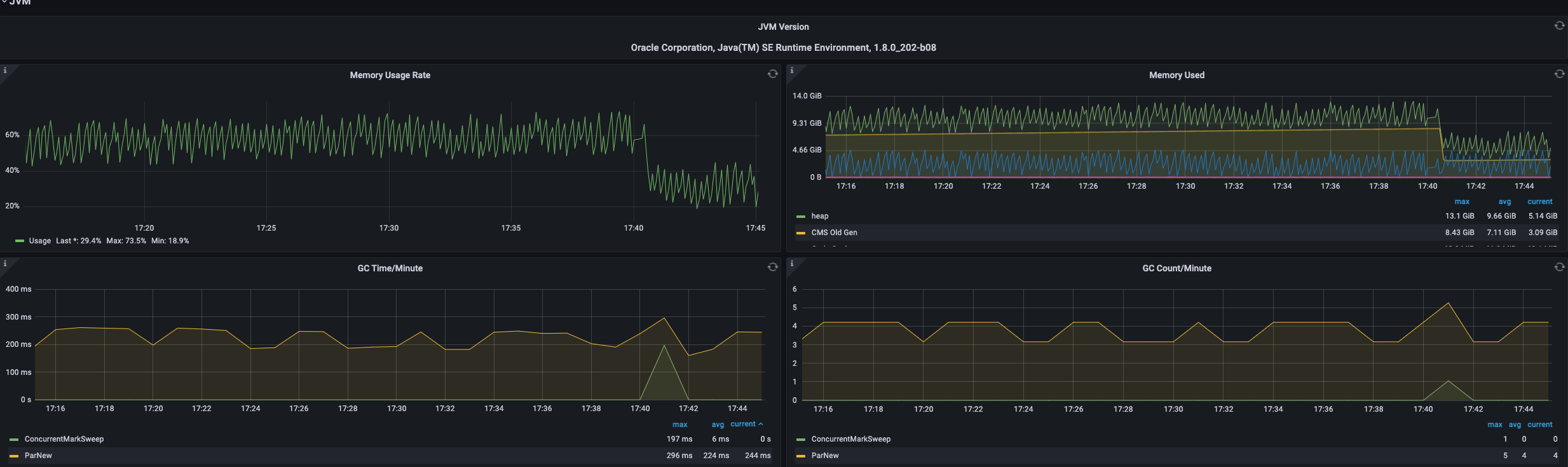
- JVM status.
- Block and transaction status.
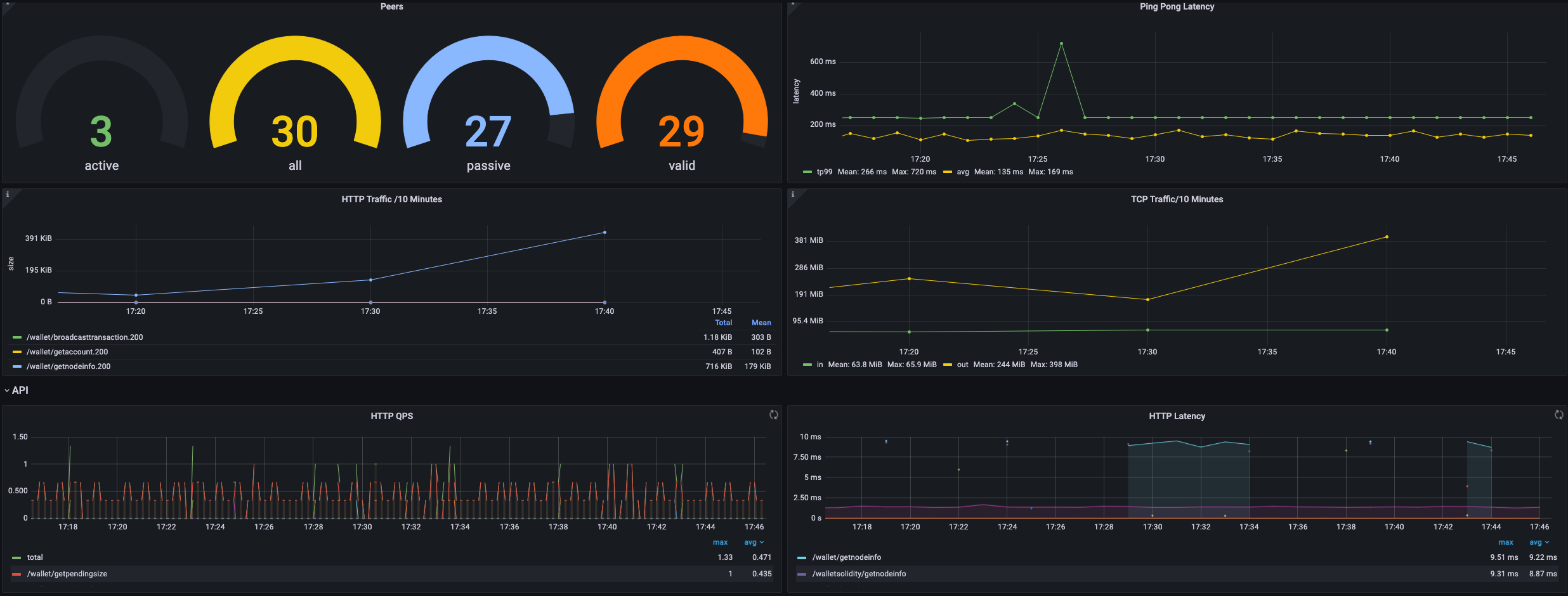
- Net Peer status.
- API info.
- DB info.
Data source config
Collector config:
Upload an updated version of an exported dashboard.json file from Grafana
| Revision | Description | Created | |
|---|---|---|---|
| Download |
Java Virtual Machine (JVM)
Easily monitor a Java virtual machine, which allows computers to run Java programs, with Grafana Cloud's out-of-the-box monitoring solution.
Learn more