Mosquitto Broker
Mosquitto Broker
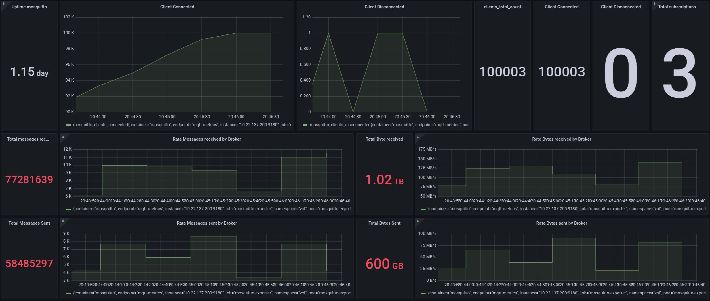
Dashboard source: https://github.com/Alessandrovito/mosquitto-exporter-prom-grafana/tree/master/grafana/dashboards Exporter: https://github.com/Alessandrovito/mosquitto-exporter
Data source config
Collector config:
Upload an updated version of an exported dashboard.json file from Grafana
| Revision | Description | Created | |
|---|---|---|---|
| Download |
