Tekton Overview
This is a dashboard for Tekton.
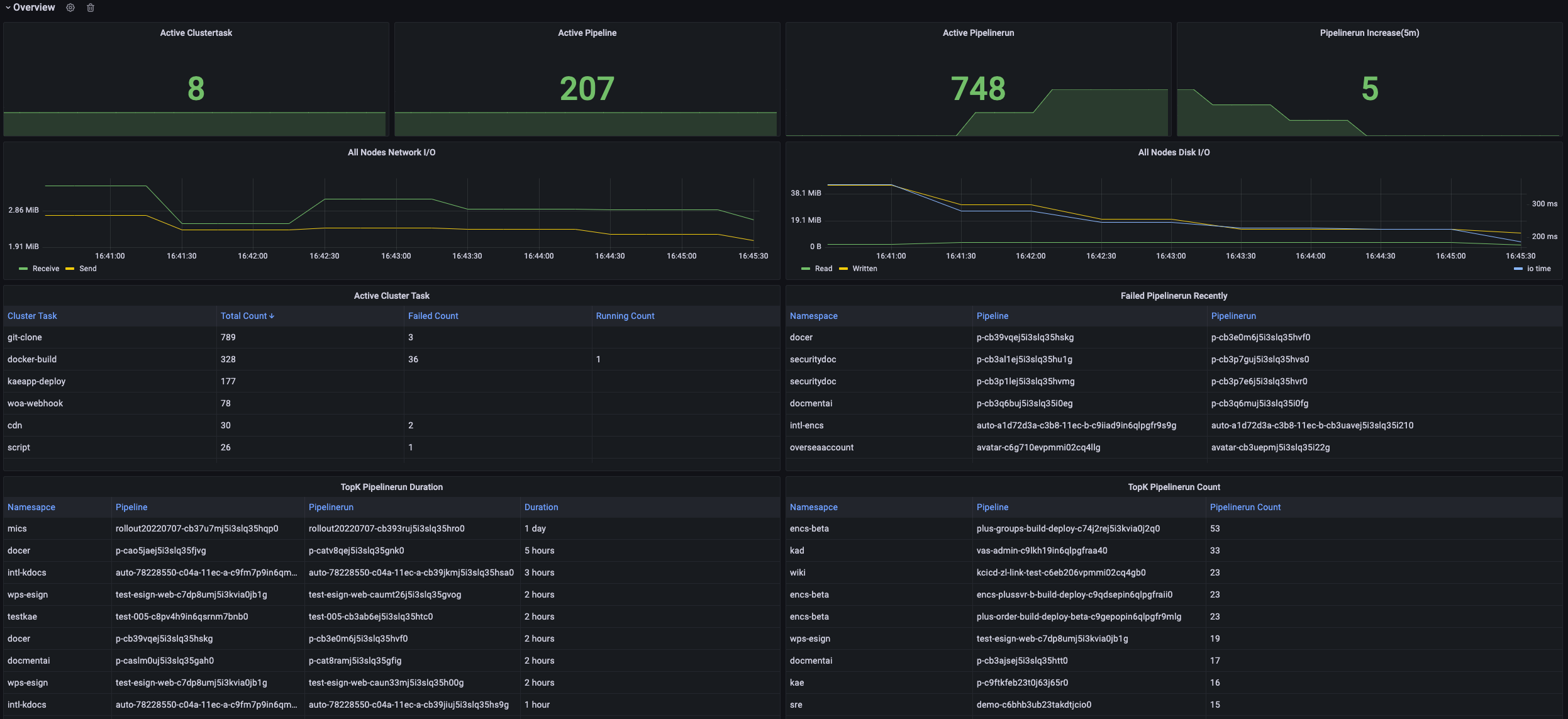
This is a dashboard for Tekton. Requirement:
- set
- --metric-labels-allowlist=pods=[*]for kube-state-metrics
Data source config
Collector type:
Collector plugins:
Collector config:
Revisions
Upload an updated version of an exported dashboard.json file from Grafana
| Revision | Description | Created | |
|---|---|---|---|
| Download |