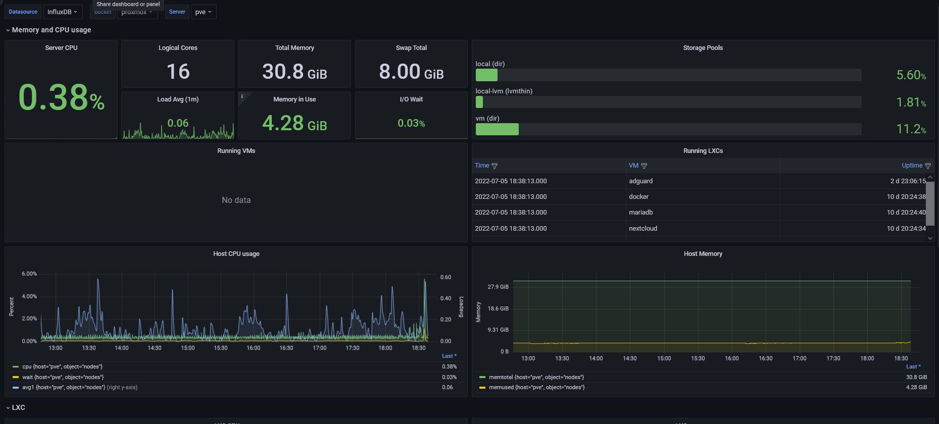
Proxmox 7 [Flux]
Proxmox Dashboard complete written in Flux
from mephisto / / / / / I changed some things in the flux and added a few panels and also changed the division. Since Proxmox VE 7 now has a native exporter for writing host/cluster metrics to InfluxDB 2.0 oss or cloud - completely in fluxlang.
It's easy to use:
create a bucket + token in influxdb2
enable metric export in Proxmox VE.
verify that data is stored in the bucket
create a flux datasource in Grafana with a token that as read access to the bucket
import this dashboard template
Notes:
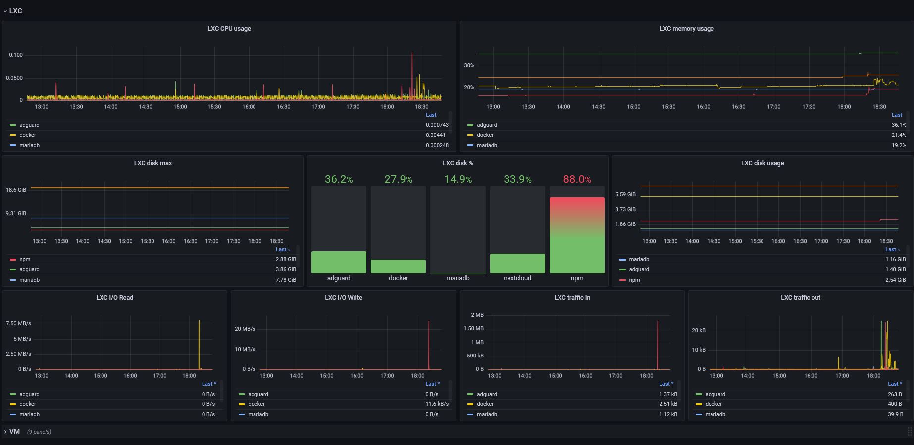
Currently PVE doesn't report Container Disk I/O properly. This is a known issue which hasn't been fixed by Proxmox for quite some time now. Refer to this forum thread from May 2020 https://forum.proxmox.com/threads/diskio-in-ct-missing.70017/ and this Bug report https://bugzilla.proxmox.com/show_bug.cgi?id=2135#c3
Data source config
Collector config:
Upload an updated version of an exported dashboard.json file from Grafana
| Revision | Description | Created | |
|---|---|---|---|
| Download |
