Opstree/Elasticsearch Dashboard
Display Elasticsearch metrics
Elasticsearch Cluster Dashboard
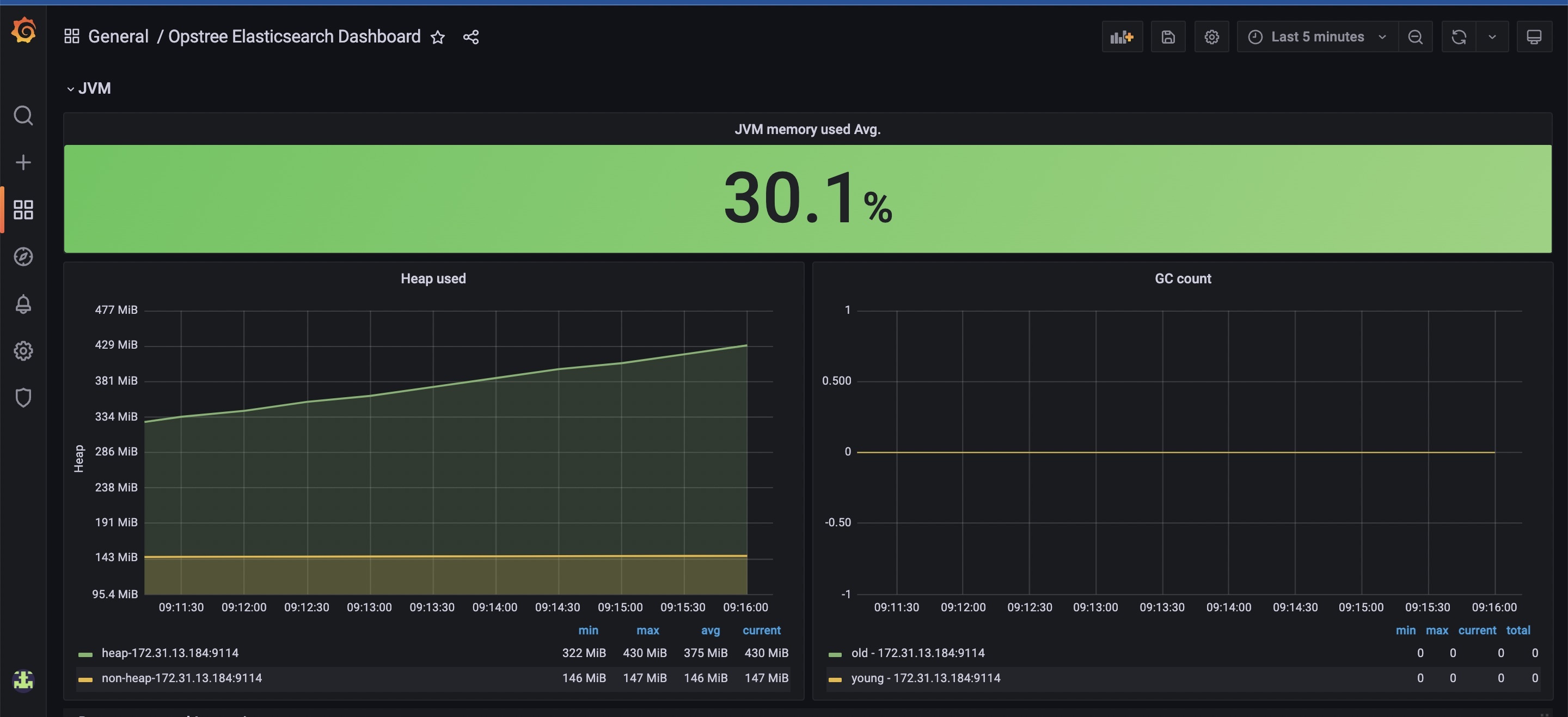
Metrics List
- Cluster Health
- Unassigned Shards
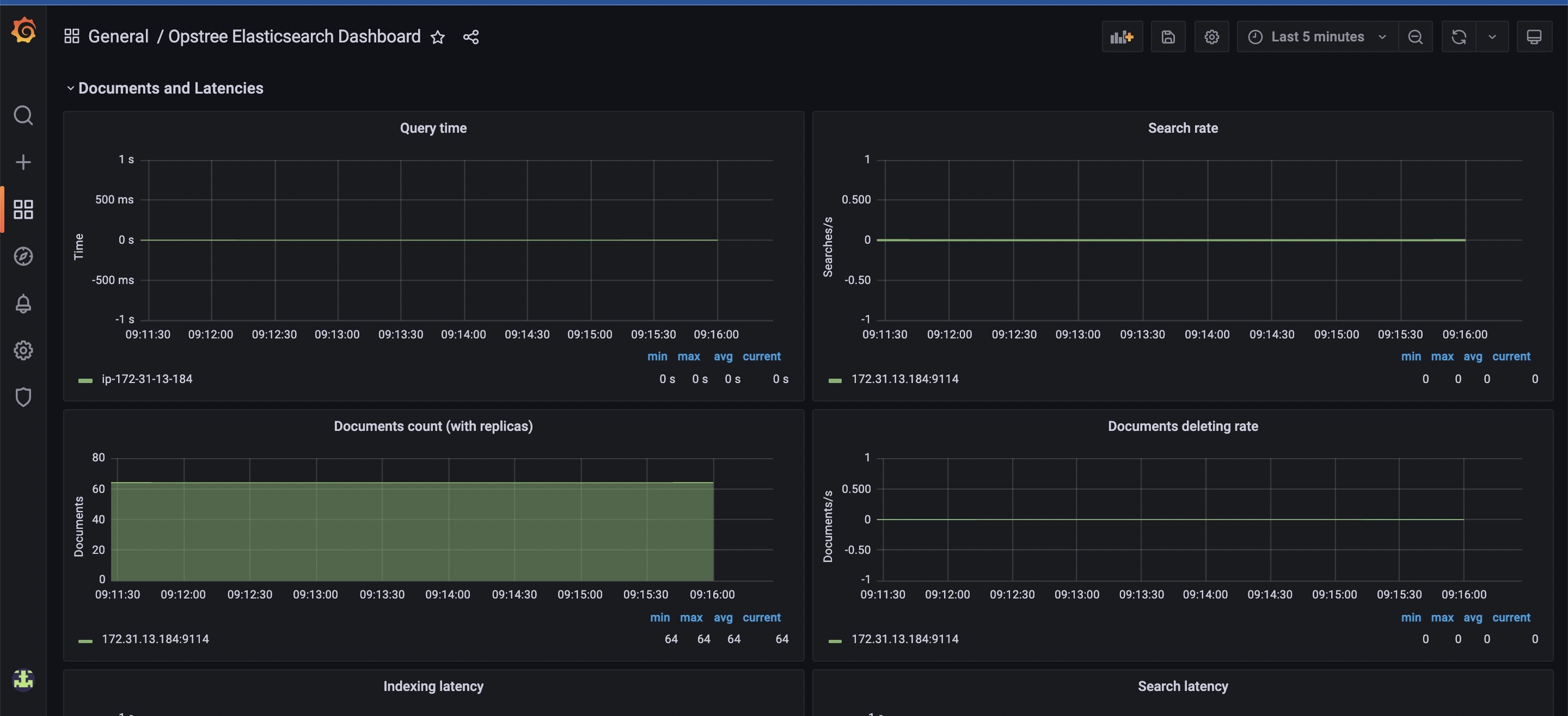
- Query Time
- Active Shard
- Initializing Shards
- Reallocating Shards
- Delayed Shards
- Thread Pool Queued
- Thread Pool Active
- Thread Pool Rejected
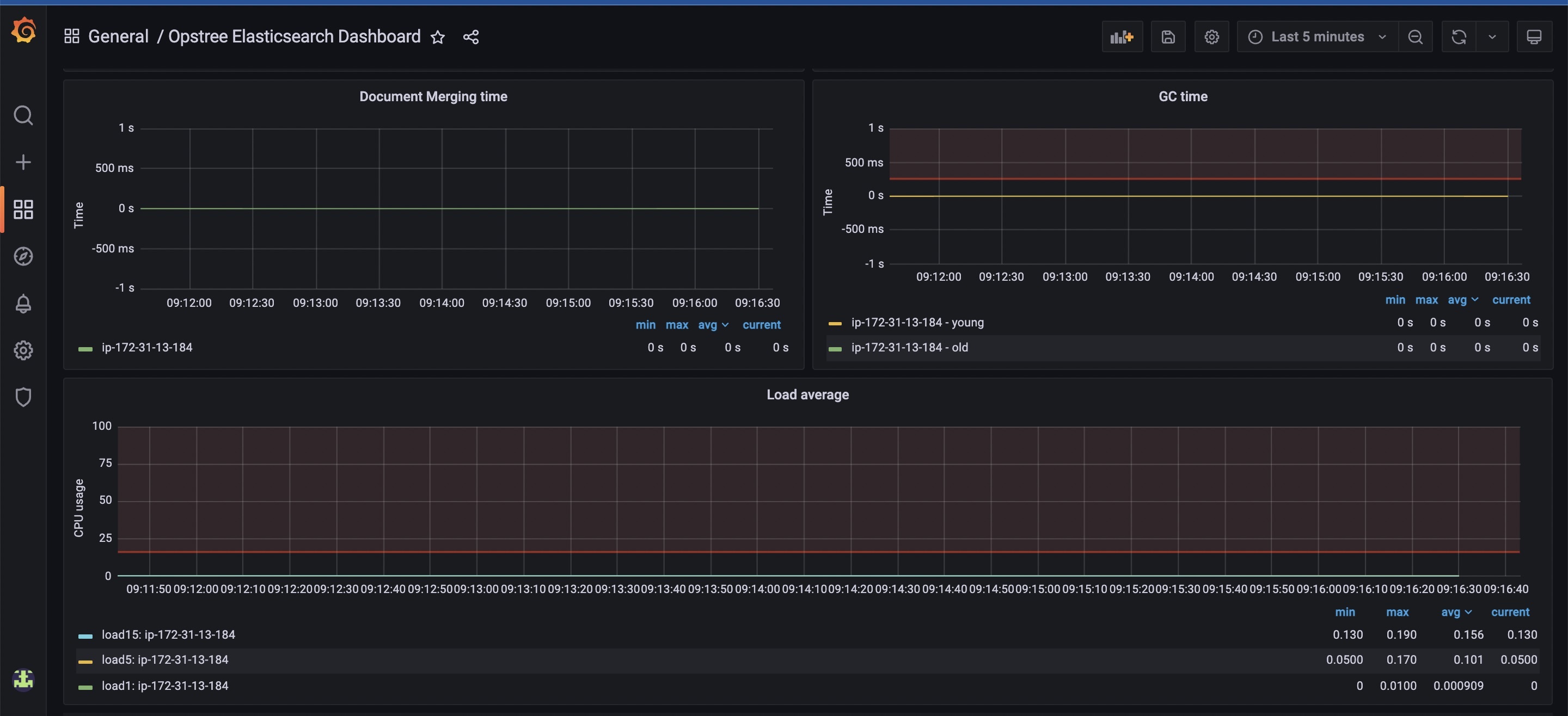
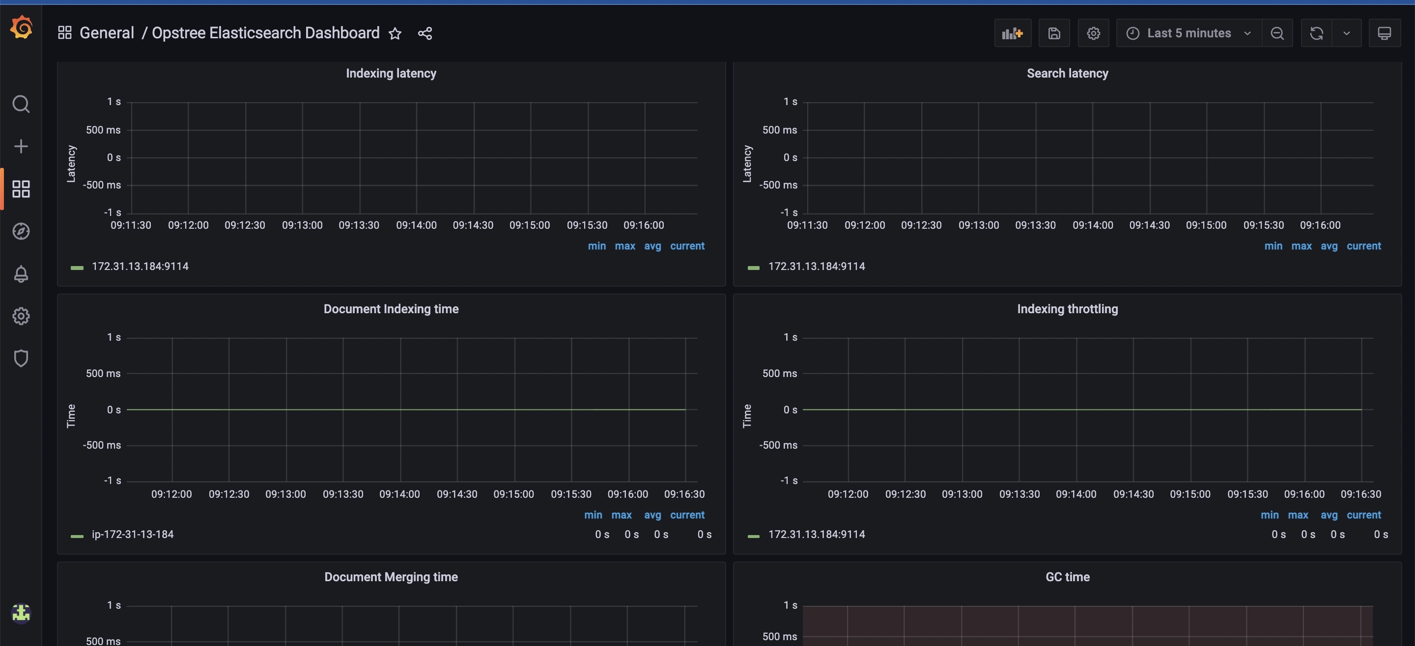
- GC Time
- JVM Heap Utilization
- CPU Utilization
- Load Average
- Indexing Time
- Merging Time
- Node failure
- Disk utilization
Contributor Information
Data source config
Collector config:
Upload an updated version of an exported dashboard.json file from Grafana
| Revision | Description | Created | |
|---|---|---|---|
| Download |
