Xserver
xserver.a-real dashboard
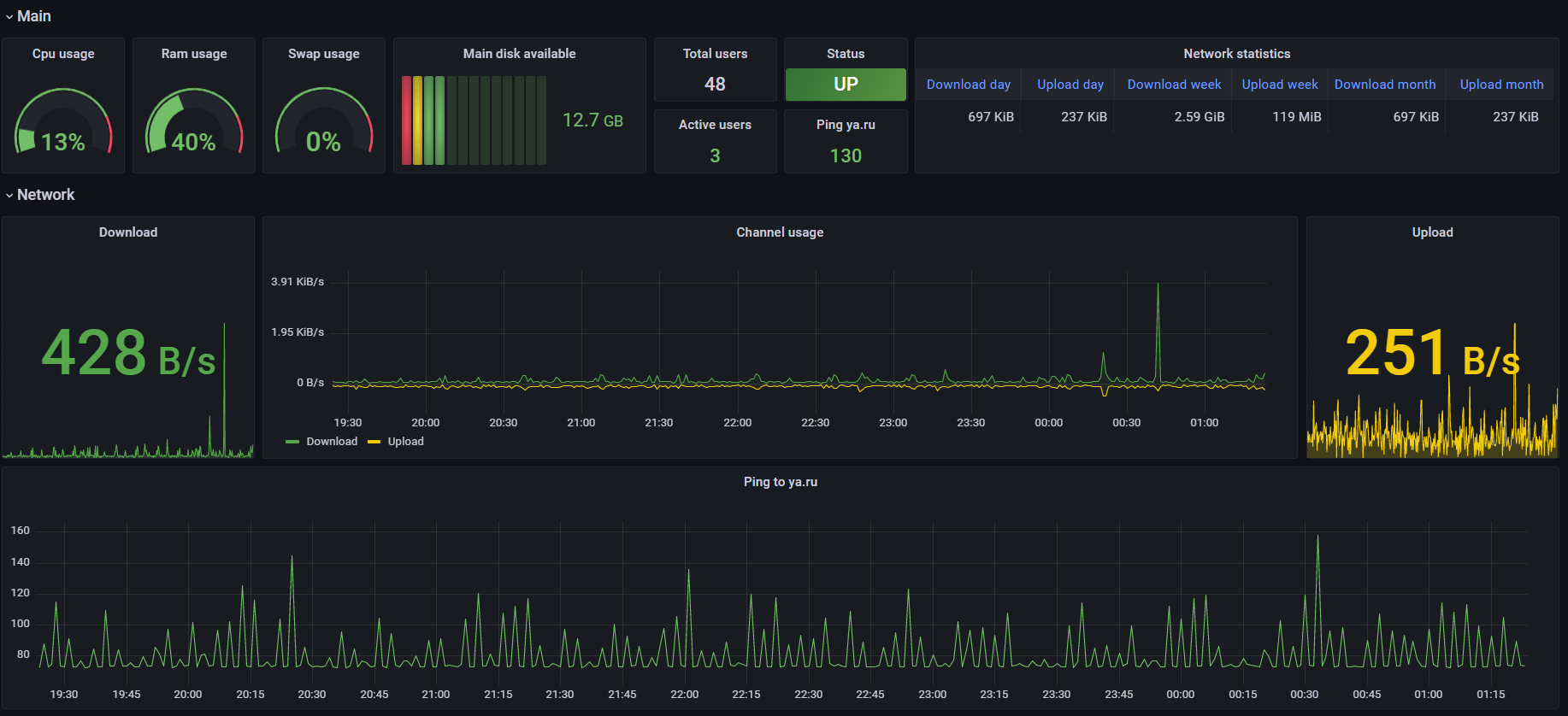
Basic dashboard xserver.a-real. To collect metrics use https://github.com/antikuz/xserver_exporter
Data source config
Collector config:
Upload an updated version of an exported dashboard.json file from Grafana
| Revision | Description | Created | |
|---|---|---|---|
| Download |
