MongoDB Overview With Telegraf
A MongoDB Server Performance Monitoring MongoDB Server with Prometheus and telegraf agent using MongoDB agent
telegraf —> n9e server —> prometheus —> grafana
Metrics include
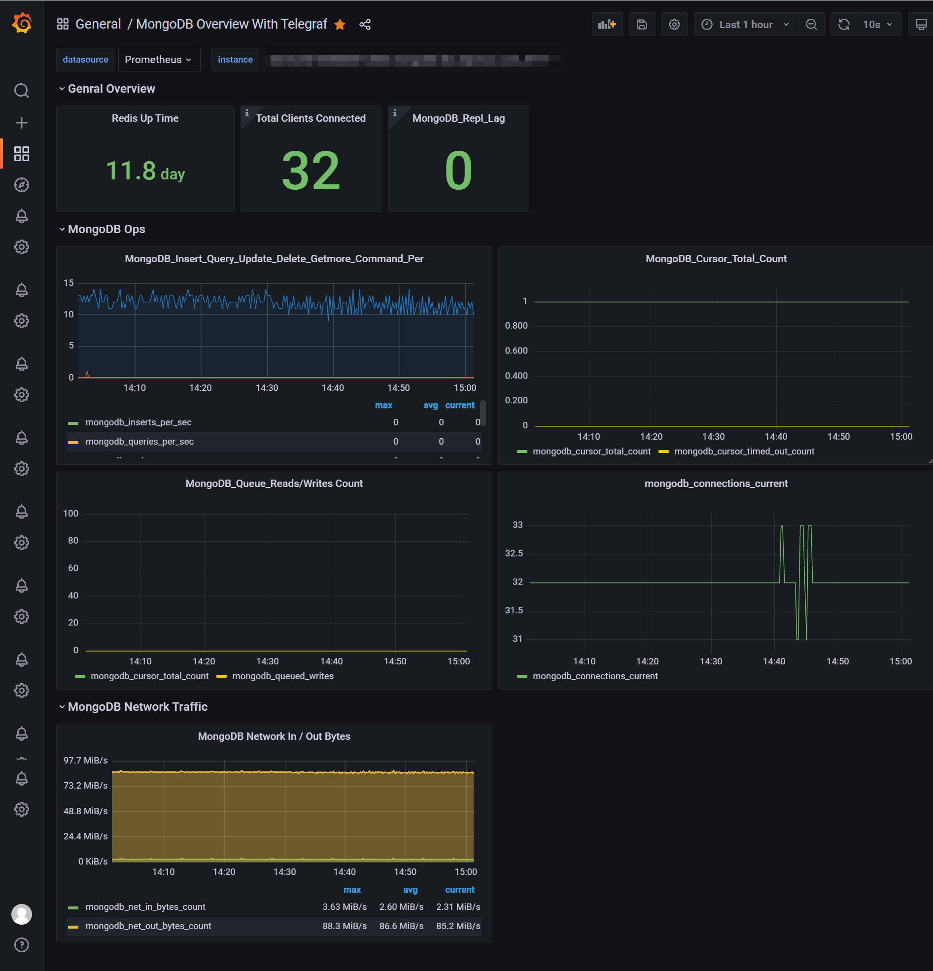
- Uptime
- Connection
- Insert_Query_Update_Delete_Getmore_Command_Per
- MongoDB_Queue_Reads/Writes Count
- MongoDB Network In / Out Bytes
- MongoDB_Cursor_Total_Count
Data source config
Collector config:
Upload an updated version of an exported dashboard.json file from Grafana
| Revision | Description | Created | |
|---|---|---|---|
| Download |
MongoDB
Easily monitor MongoDB, a general purpose, document-based, distributed database, with Grafana Cloud's out-of-the-box monitoring solution.
Learn more