Opstree/Mongodb SRE Dashboard
Mongodb Cluster Dashboard for SRE.
##MongoDB Dashboard This Dashboard depicts the metrics of Mongodb Cluster in replication mode using MongoDB Exporter. Following is the list of metrics we are monitoring.
##Prerequisite
- MongoDB Exporter
- Node Exporter
Availability
- MongoService UP
- MongoDB Uptime
- Primary and Secondary Nodes
Reliability
- Received Insert Operations
- Received Update Operations
- Received Command Operations
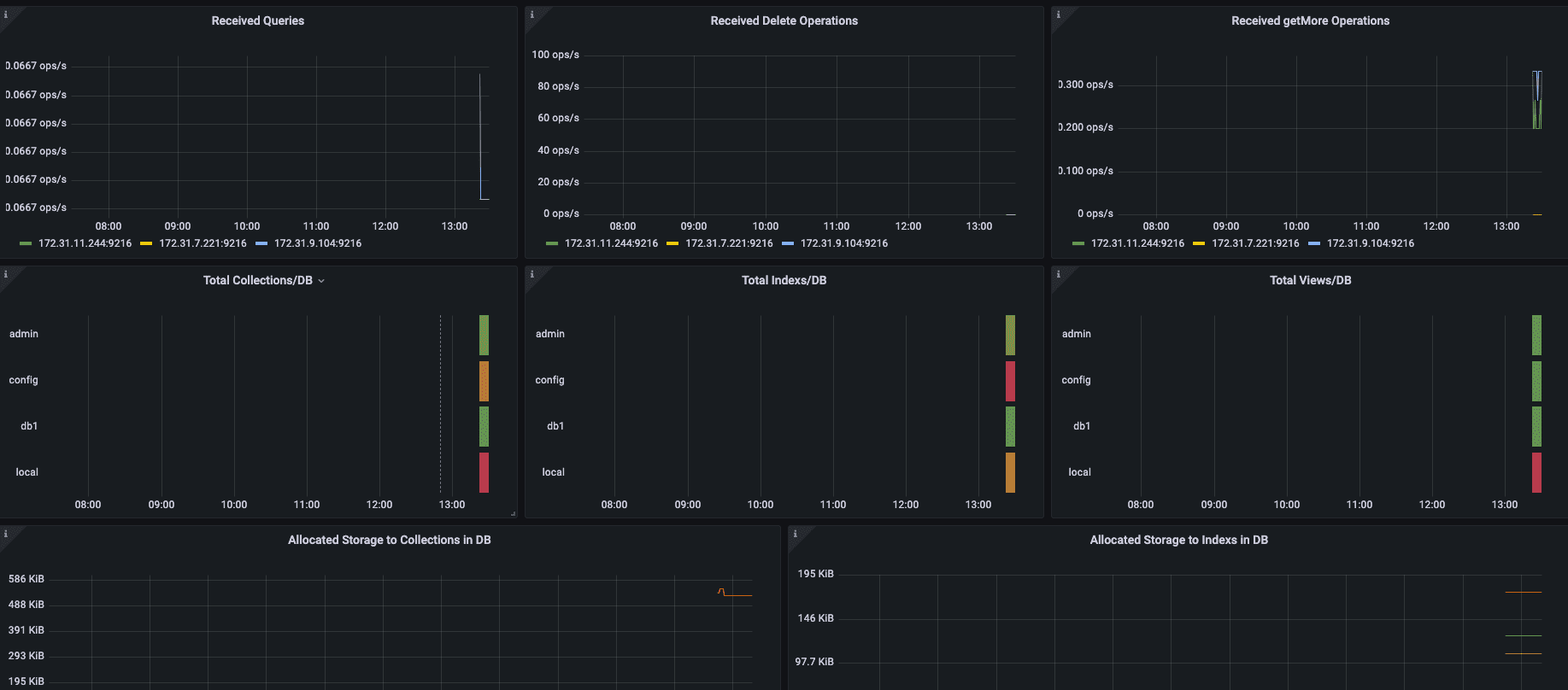
- Received Queries
- Received Delete Operations
- Total Collection per DB
- Total Index per DB
- Total views per DB
- Allocated Storage to Indexs in DB
- Allocated Storage to Collections in DB
Investigative
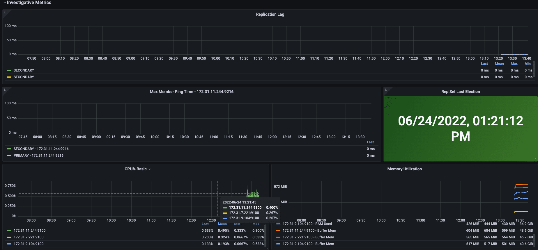
- Replication Lag
- Max Member Ping Time
- ReplSet Last Election
- CPU%
- Memory Utilization
- Network I/O
- Disk I/O
Service File to run Mongodb Exporter
[Unit]
Description=Mongodb Exporter
Wants=network-online.target
After=network-online.target
[Service]
User=root
Group=root
Type=simple
ExecStart=/usr/local/bin/mongodb_exporter --mongodb.uri=mongodb://mongodb_exporter:{{ mongodb_exporter_user_password }}@{{ mongodb_host }}:{{ mongodb_port }} --collect-all
[Install]
WantedBy=multi-user.targetContributor Information
Data source config
Collector config:
Upload an updated version of an exported dashboard.json file from Grafana
| Revision | Description | Created | |
|---|---|---|---|
| Download |
