MySQL Overview With Telegraf
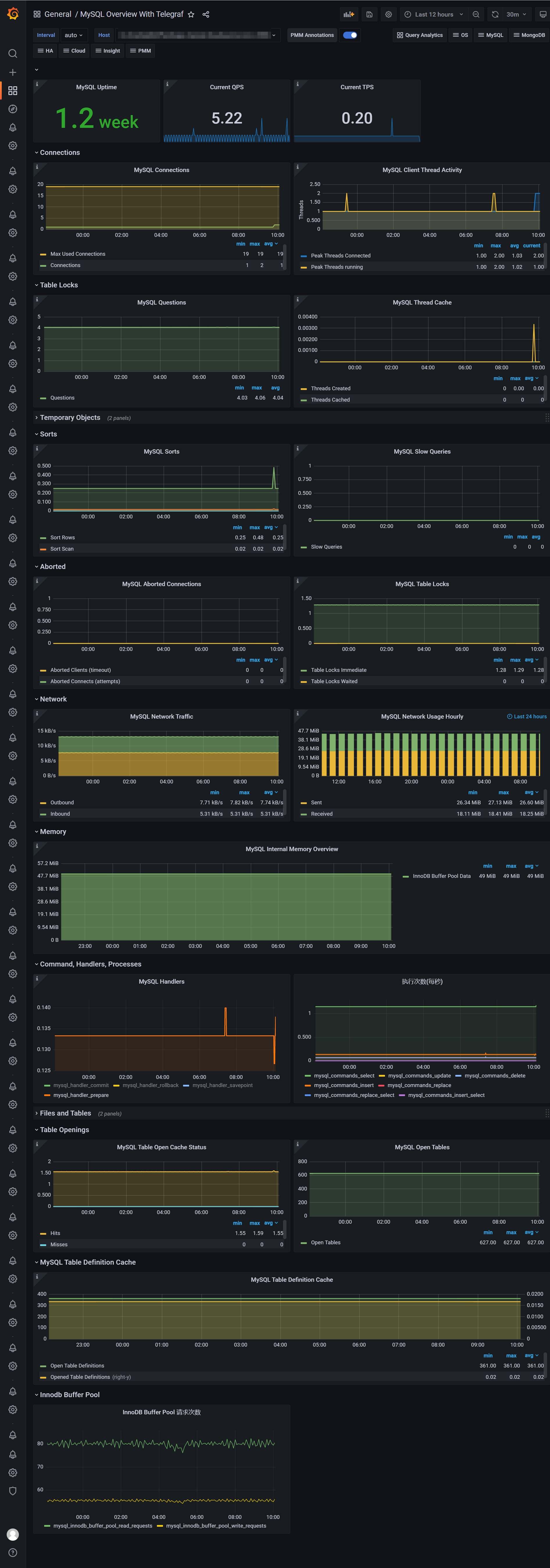
Dashboard from Percona Monitoring and Management project. Metrics include - Uptime - Qps - Tps - Connections - Network Traffic - Handlers - Open Files - Innodb Buffer Pool - Select Insert Update Delete Detail
telegraf —> n9e server —> prometheus —> grafana
Metrics include
- Uptime
- Qps
- Tps
- Connections
- Network Traffic
- Handlers
- Open Files
- Innodb Buffer Pool
- Select Insert Update Delete Detail
Data source config
Collector config:
Upload an updated version of an exported dashboard.json file from Grafana
| Revision | Description | Created | |
|---|---|---|---|
| Download |
MySQL
Monitor MySQL with Grafana. Easily monitor your MySQL deployment with Grafana Cloud's out-of-the-box monitoring solution.
Learn more