FMADIO Fleet
Monitor your fleet of FMADIO Packet Capture Appliances
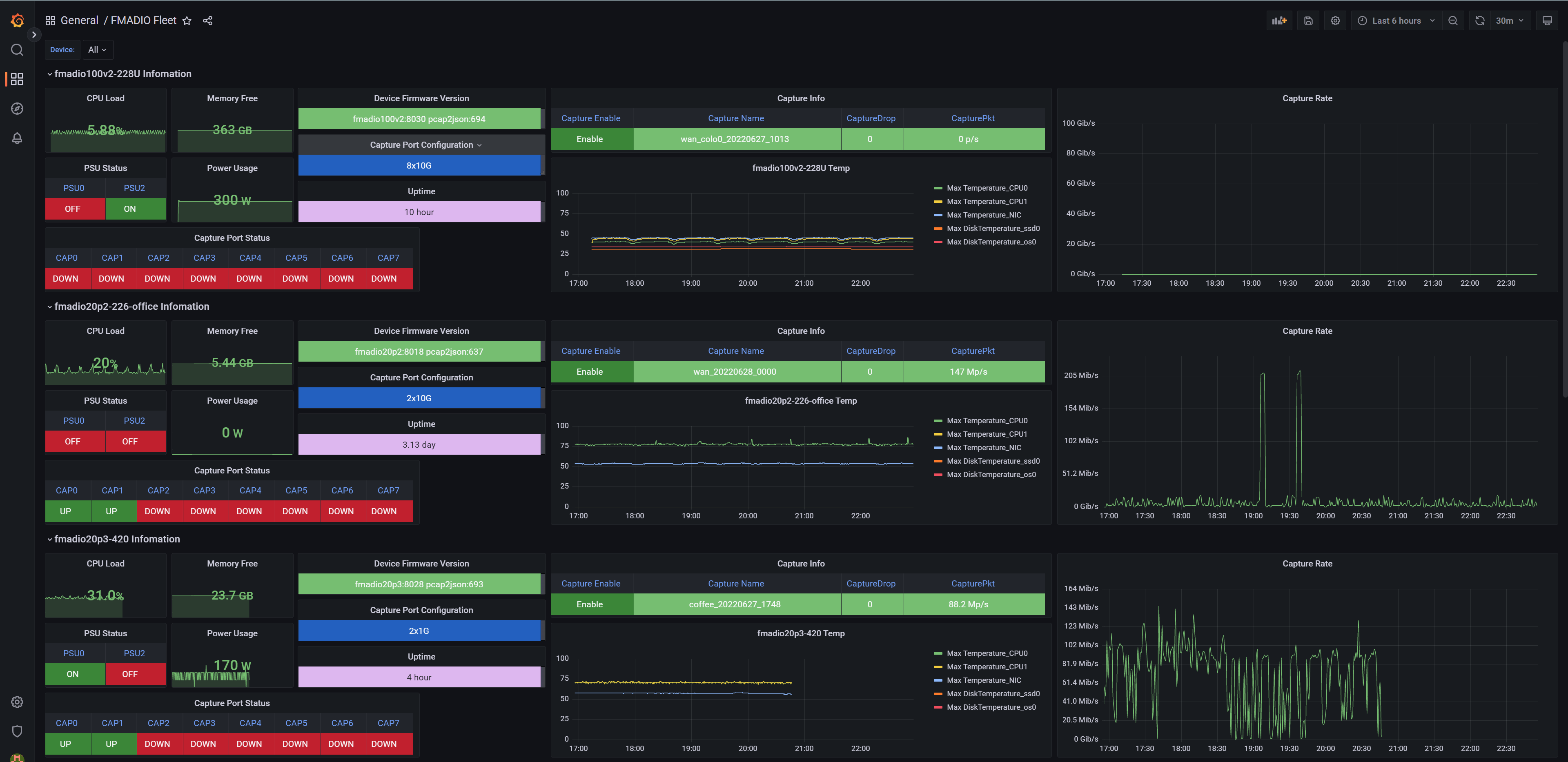
The FMADIO Fleet Dashboard enables simple and effective monitoring of any number of FMADIO 10G 40G 100G Packet Capture appliances using syslog.
Various metrics are reported, including:
- CPU and RAM utilisation
- Power supply configuration and usage
- Capture port configuration
- Capture Status
- Capture Statistics
- System Temperatures
See also: FMADIO Appliance Details dasboard
More info FMADIO 10G 40G 100G Packet Capture
Data source config
Collector config:
Upload an updated version of an exported dashboard.json file from Grafana
| Revision | Description | Created | |
|---|---|---|---|
| Download |
