PRO2
Display informations about WAGO PRO2 PSU
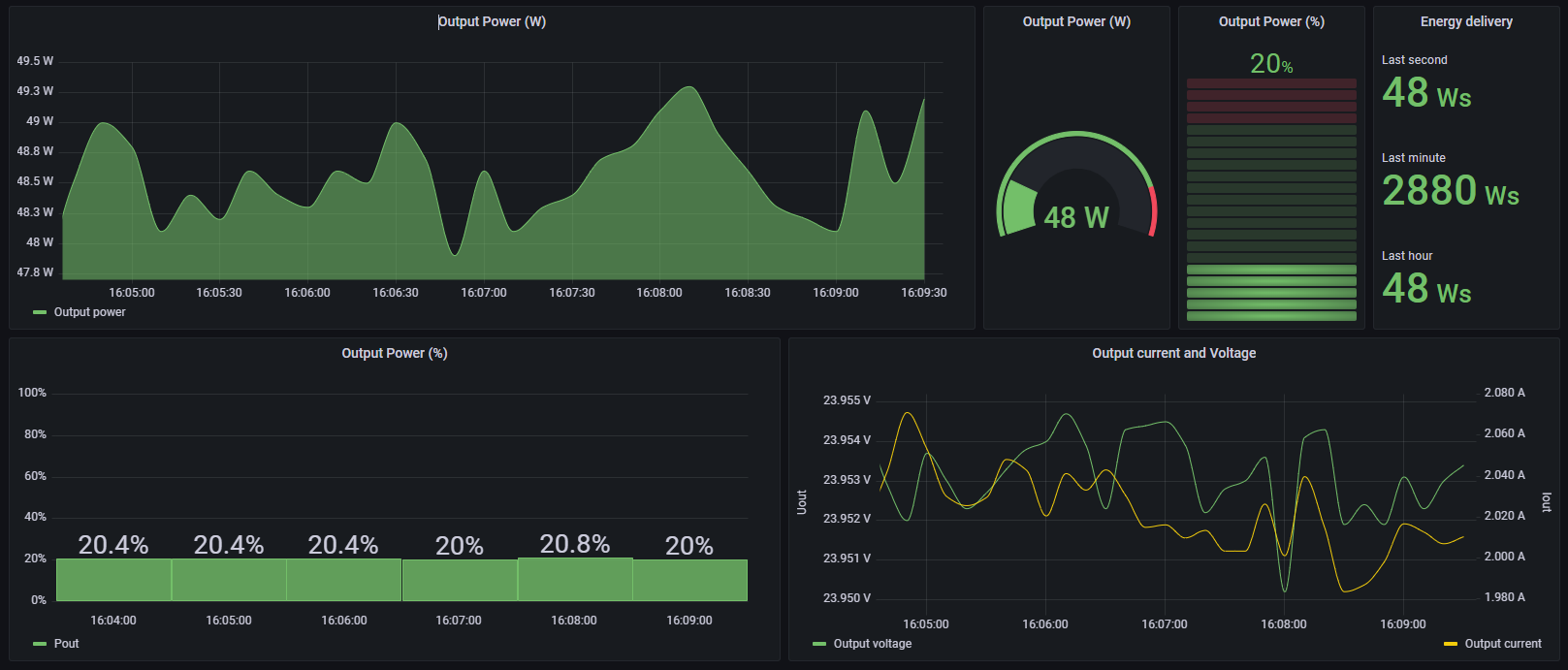
This dashboard can display useful information about WAGO PRO2 Power supplies unit. Telegraf is used in combination with the Modbus input in order to retrieve those information. The communication module Modbus TCP must be installed on the power supply.
Data source config
Collector config:
Upload an updated version of an exported dashboard.json file from Grafana
| Revision | Description | Created | |
|---|---|---|---|
| Download |
