Kubernetes Metrics All-in-one
Dashboard All in One - Based on 13770
All in One Dashboard - Based on the 13770
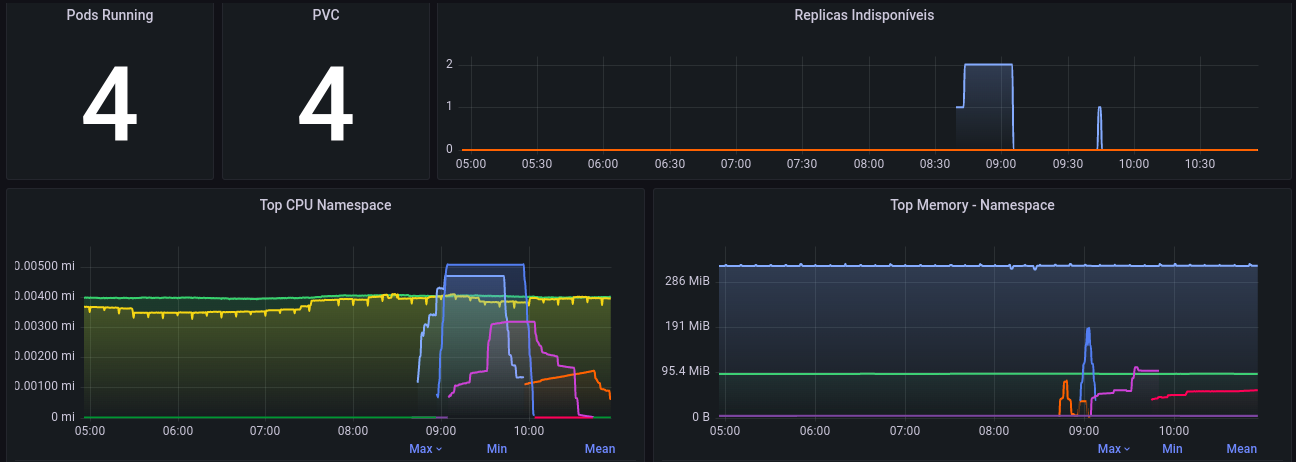
Monitor your Kubernetes cluster in just one graph. You may have access to data from
- Cluster
- Container
- Namespace
- Node
For install prometheus-comunity:
helm repo add prometheus-community https://prometheus-community.github.io/helm-charts
helm repo update
helm install metrics prometheus-community/kube-prometheus-stack -n my-namespaceData source config
Collector config:
Upload an updated version of an exported dashboard.json file from Grafana
| Revision | Description | Created | |
|---|---|---|---|
| Download |
Kubernetes
Monitor your Kubernetes deployment with prebuilt visualizations that allow you to drill down from a high-level cluster overview to pod-specific details in minutes.
Learn more