VictoriaMetrics Cluster Per Tenant Statistic
Overview for enterprise cluster VictoriaMetrics v1.56.0 or higher
VictoriaMetrics Cluster Per Tenant Statistic Overview
Requirements
The dashboard requires the Enterprise version of the VictoriaMetrics Cluster.
VictoriaMetrics: each revision may have different VictoriaMetrics version requirements.
Grafana: each revision may have different Grafana version requirements.
Use Prometheus or VictoriaMetrics datasource with VictoriaMetrics URL. See more details about configuring monitoring here.
Description
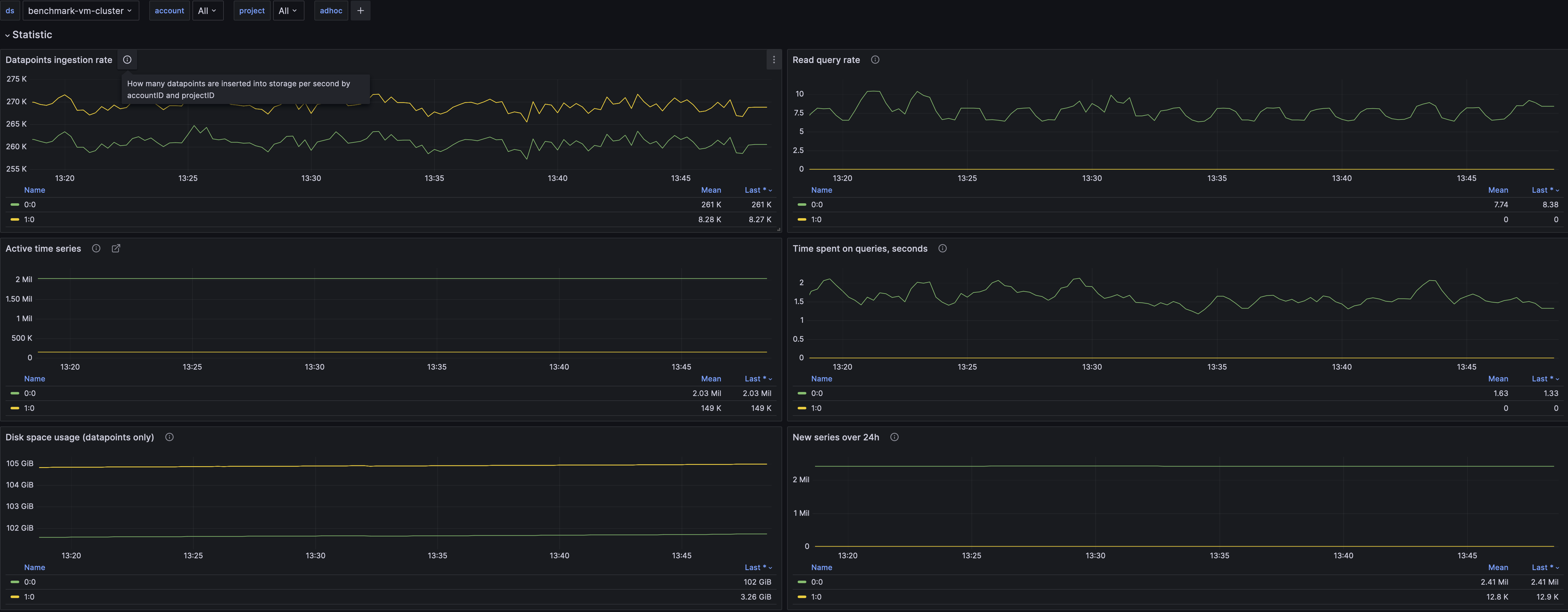
The dashboard contains visualization for key cluster metrics per tenant. This allows for checking cluster resource usage by the tenant and helps with cost analysis for internal teams and/or external customers.
If you have suggestions, improvements or found a bug - feel free to add issue or add review to the dashboard.
More information about VictoriaMetrics Statistic Per Tenant.
New open source and enterprise releases and images.
The dashboard source code you can find here
Contact us if you need any help
Data source config
Collector config:
Upload an updated version of an exported dashboard.json file from Grafana
| Revision | Description | Created | |
|---|---|---|---|
| Download |
