Telegraf Windows Instances

InfluxDB dashboards for telegraf metrics

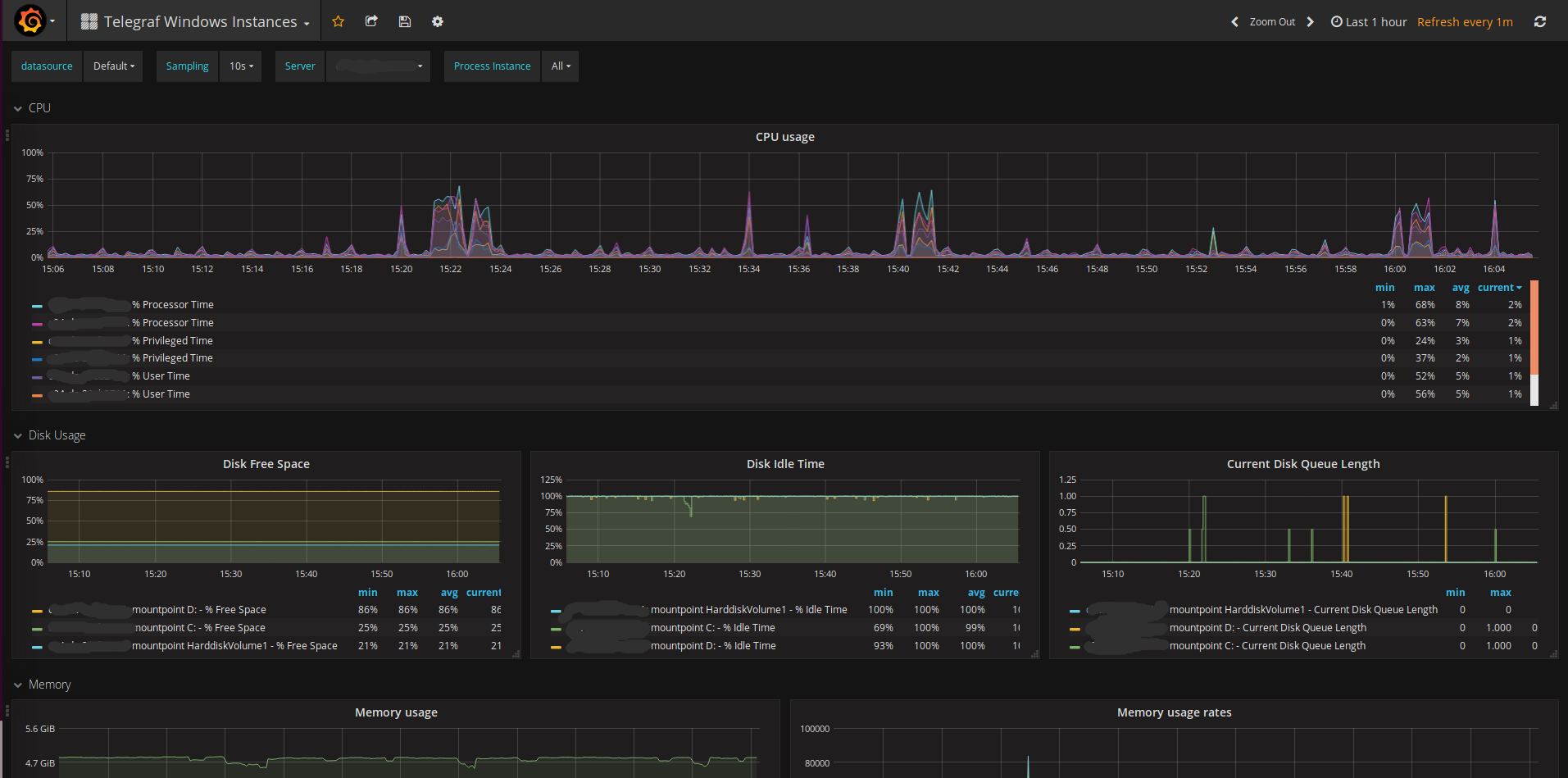
Telegraf Windows Instances screenshot 1

A Grafana dashboard for showing Windows Telegraf metrics, from an InfluxDB backend.

This requires the majority of inputs listed in the Generic Queries and Process sections at the win_perf_counters documentation to be enabled on Telegraf clients.

Based on Telegraf templated host overview by lex.

Source also at github.com

Revisions
RevisionDescriptionCreated
Windows

Windows

by Grafana Labs
Grafana Labs solution

Easily monitor your deployment of the Windows operating system with Grafana Cloud's out-of-the-box monitoring solution.

Learn more

Get this dashboard

Import the dashboard template

or

Download JSON

Datasource
Dependencies