AWS Asset Inventory
This dashboard provides a high level view of all your resources across all accounts accounts and regions
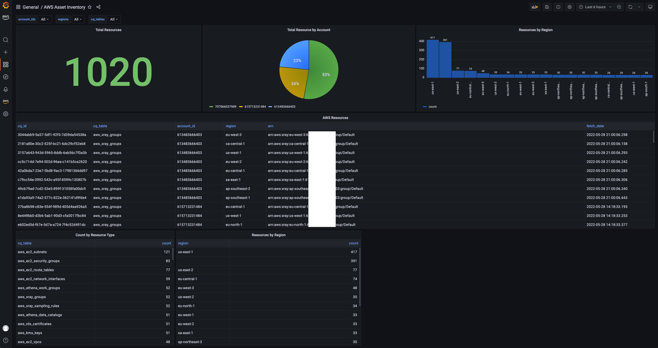
AWS Cloud Asset Inventory
This dashboard provides a high-level view of all your resources across all accounts and regions. It works with PostgreSQL as the storage layer and CloudQuery (https://github.com/cloudquery/cloudquery) as the ingestion layer. For a full step-by-step tutorial on how to set up and use this dashboard, follow along with our tutorial, Building an AWS Cloud Asset Inventory.
How to Install
- Install CloudQuery and fetch your resources.
- Follow the instructions for installing the view and dashboard here.
GitHub
Feel free to contribute or open an issue
Data source config
Collector config:
Upload an updated version of an exported dashboard.json file from Grafana
| Revision | Description | Created | |
|---|---|---|---|
| Download |
AWS
Easily visualize and alert on more than 60 Amazon Web Services (AWS) resources using the fully managed Grafana Cloud platform.
Learn more