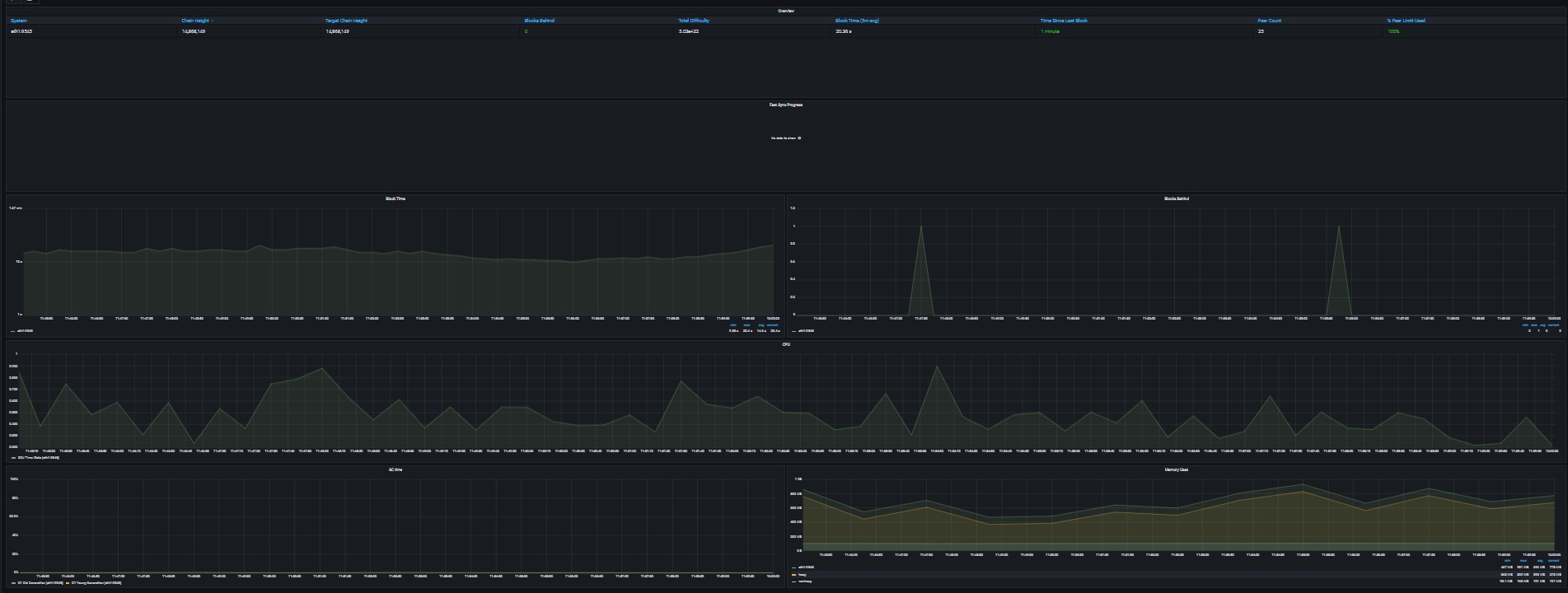
Ken's Ultimate Besu Overview
Modified default Besu Overview dashboard for use on Rocket Pool nodes.
Provides metrics on Java heap and non-heap memory usage.
Data source config
Collector config:
Upload an updated version of an exported dashboard.json file from Grafana
| Revision | Description | Created | |
|---|---|---|---|
| Download |
