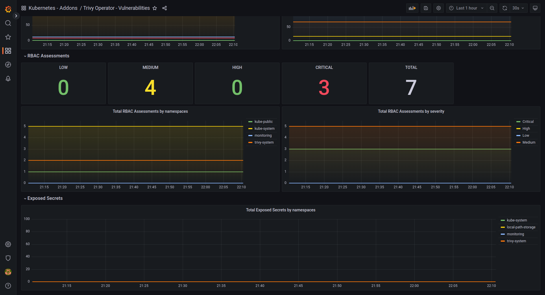
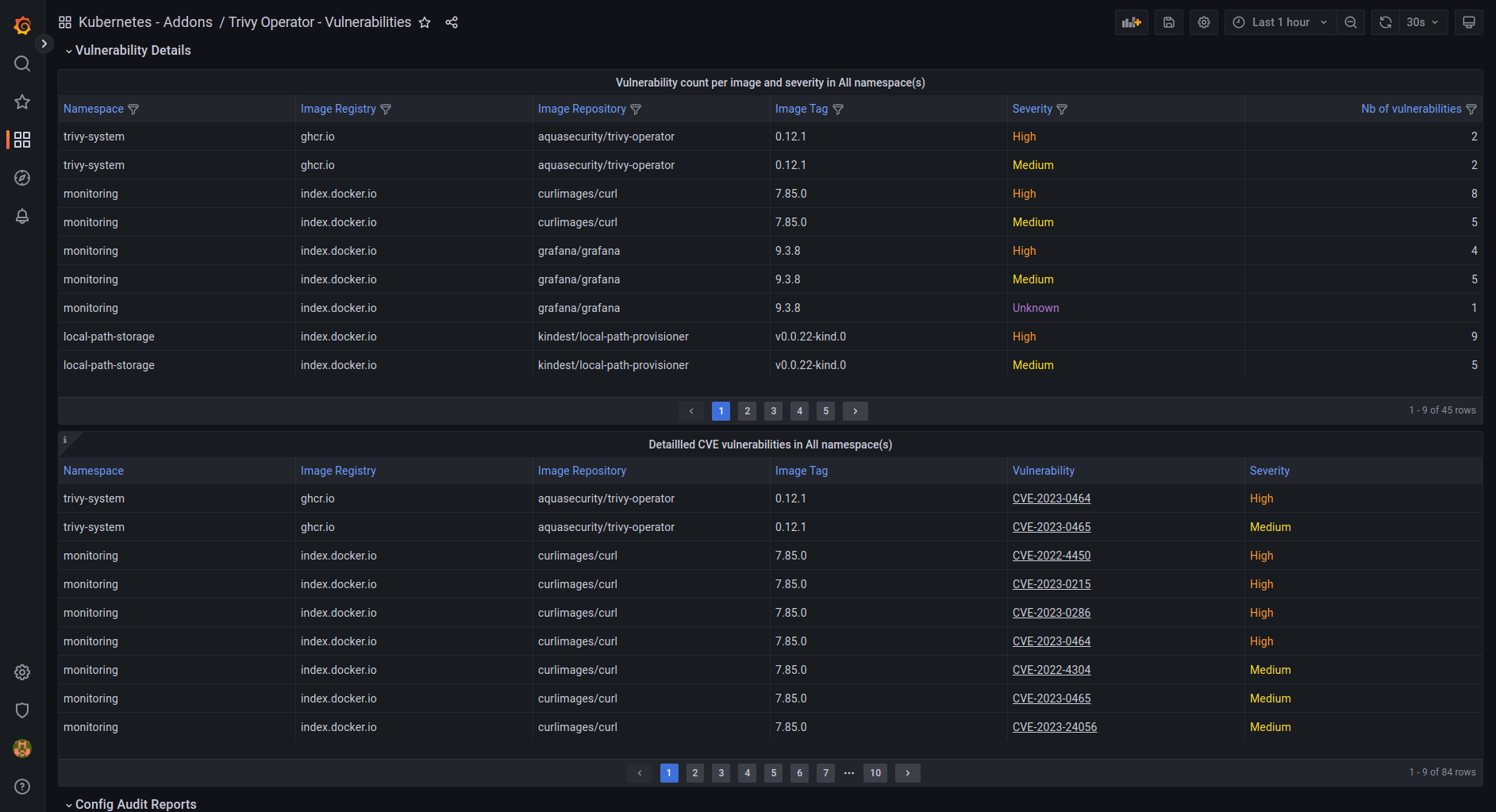
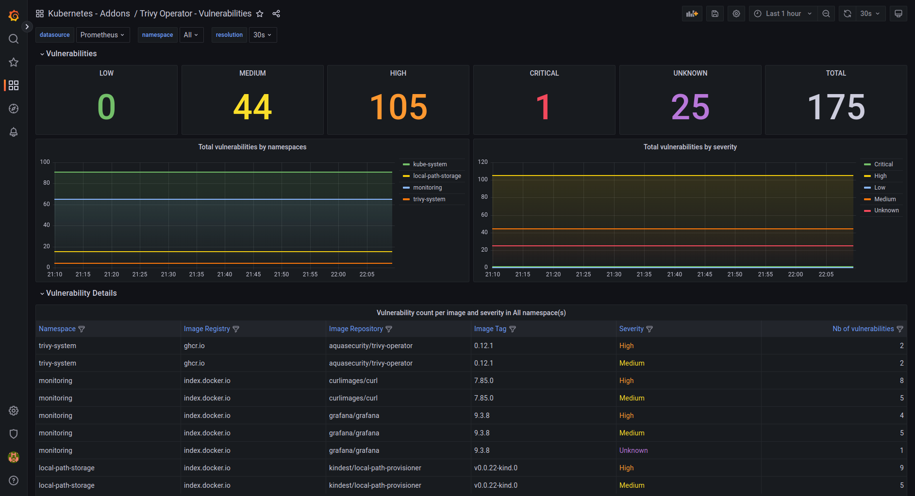
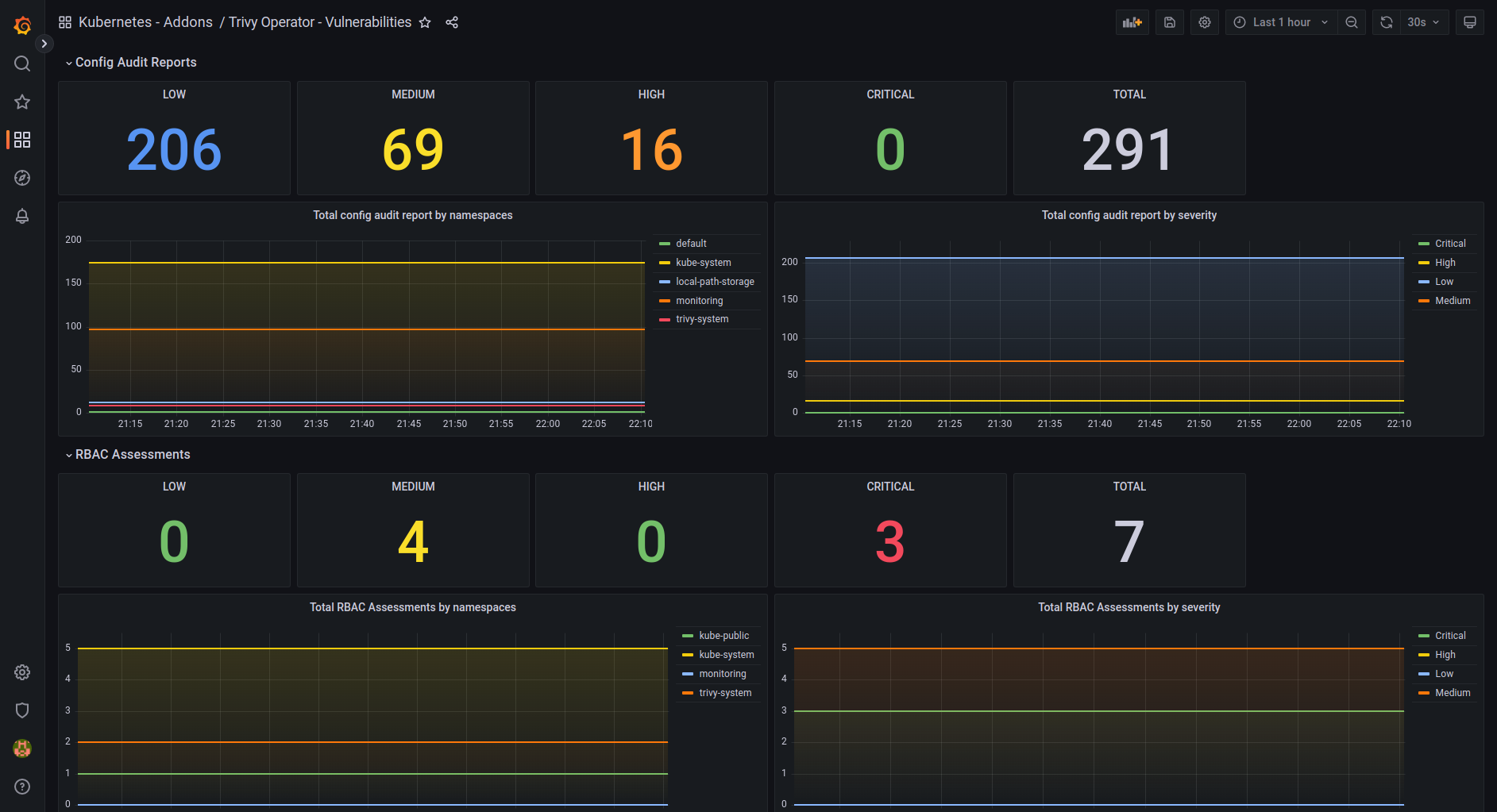
Trivy Operator - Vulnerabilities
This is a modern dashboard for the Trivy Operator from Aqua Security. Made to take advantage of the latest Grafana features. GitHub repository: https://github.com/dotdc/grafana-dashboards-kubernetes
This is a modern dashboard for the Trivy Operator from Aqua Security.
Made to take advantage of the latest Grafana features.
GitHub repository: grafana-dashboards-kubernetes

Data source config
Collector config:
Upload an updated version of an exported dashboard.json file from Grafana
| Revision | Description | Created | |
|---|---|---|---|
| Download |
