Sendgrid
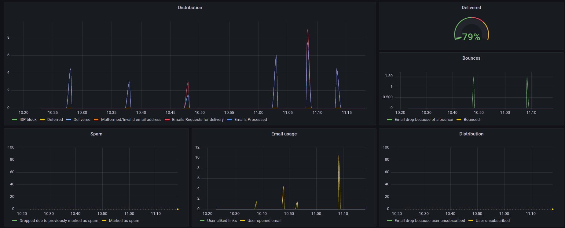
Dashboard made with metrics from sendgrid-stats-exporter
Simple dashboard made with metrics from sendgrid-stats-exporter
Data source config
Collector config:
Upload an updated version of an exported dashboard.json file from Grafana
| Revision | Description | Created | |
|---|---|---|---|
| Download |
