docker container & OS node(node_exporter, cadvisor)
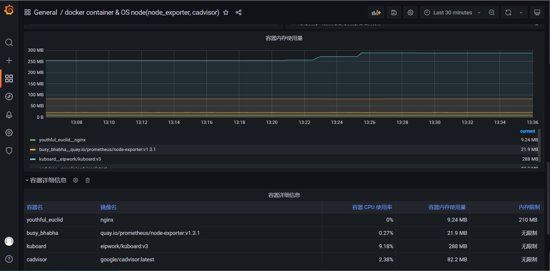
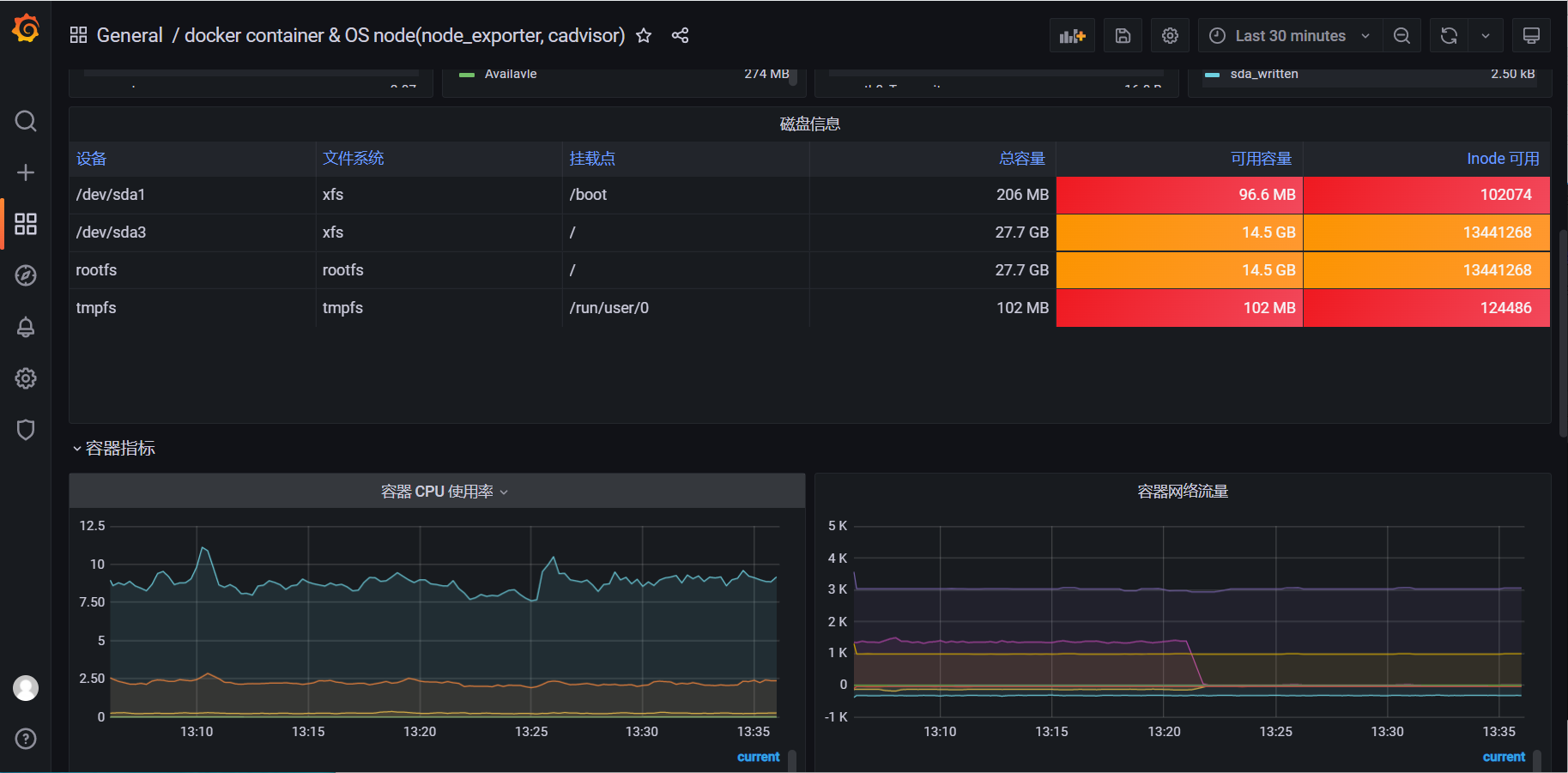
中文 docker 容器 cadvisor 和主机指标面板
面板可以同时监控 cadvisor 和 node_exporter 指标,如需将 cadvisor 与 node_exporter 指标关联,需要将 cadvisor 和 node_exporter 的 instance 标签设置为相同的值 ( 例如主机名、ip地址等 )
Data source config
Collector config:
Upload an updated version of an exported dashboard.json file from Grafana
| Revision | Description | Created | |
|---|---|---|---|
| Download |
Docker
Easily monitor Docker with Grafana Cloud's out-of-the-box monitoring solution.
Learn more