kafka core overview

kafka core metrics overview

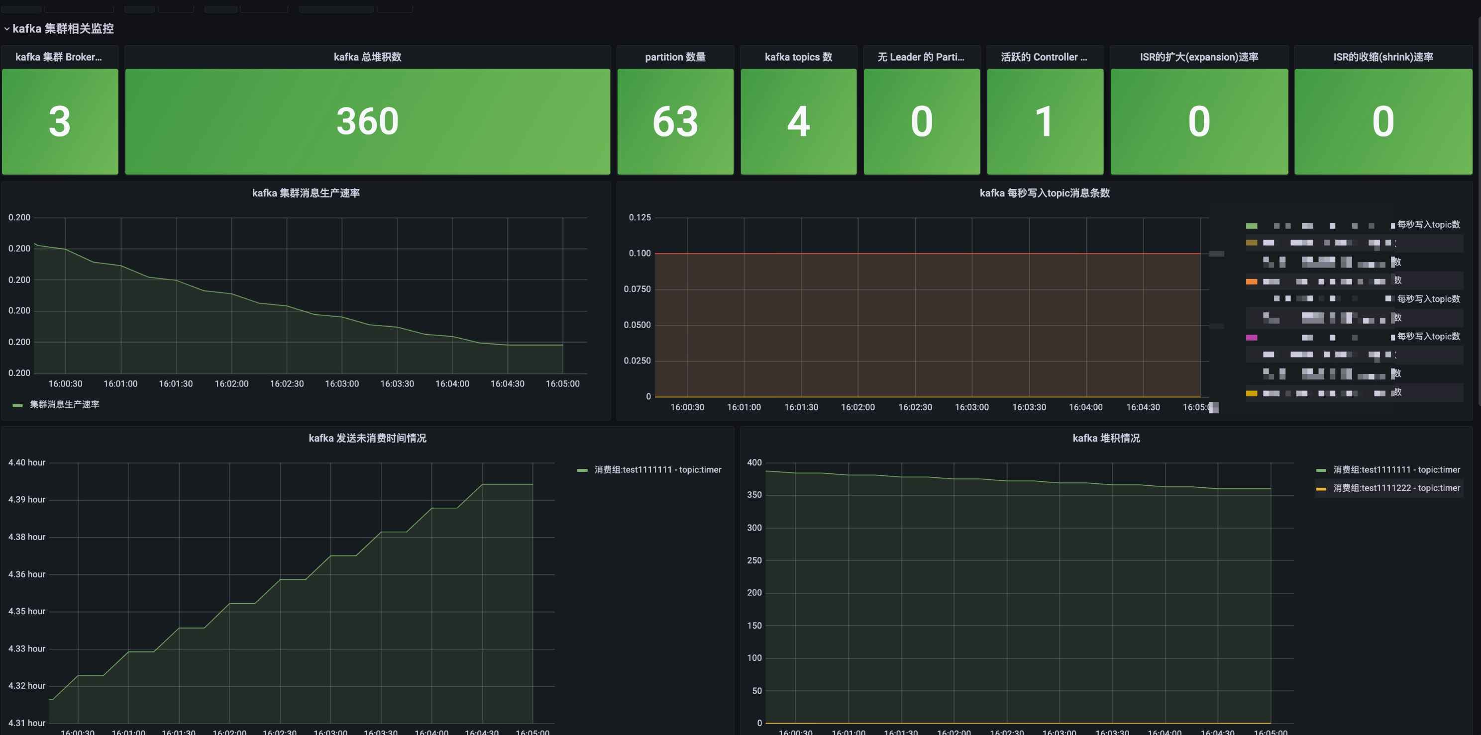
kafka core overview screenshot 1
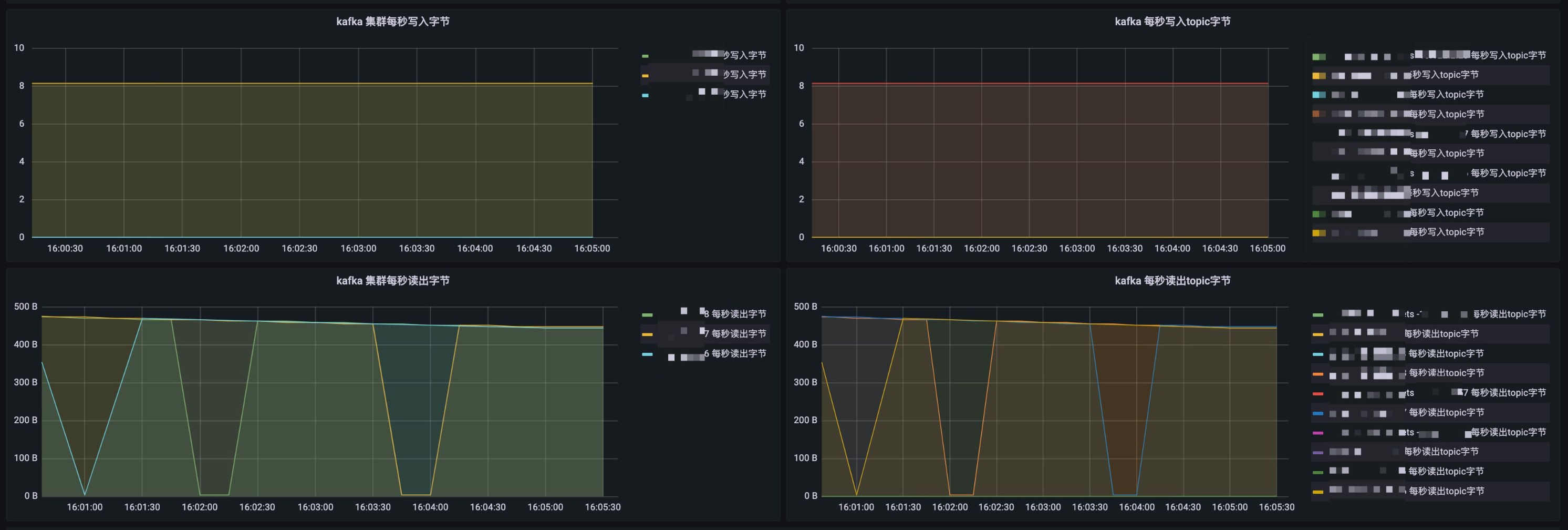
kafka core overview screenshot 2
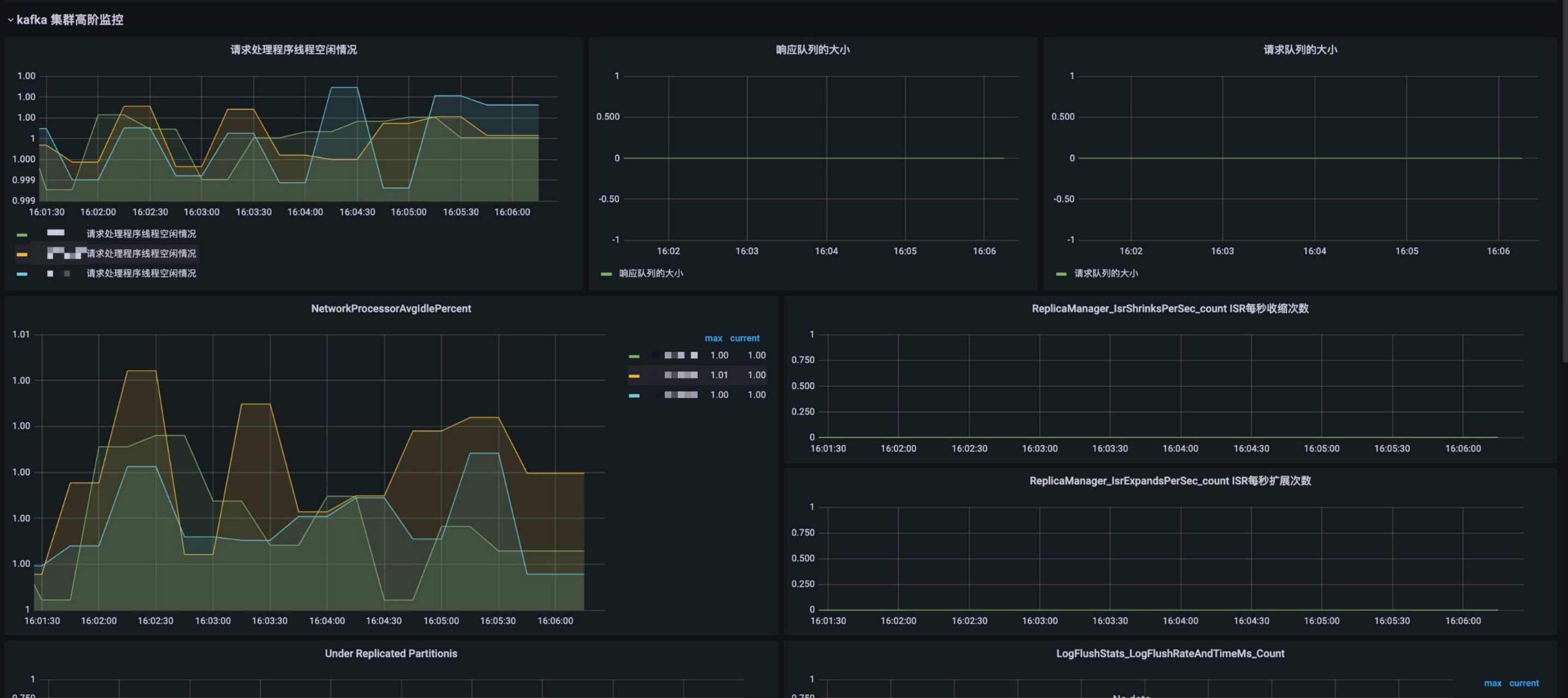
kafka core overview screenshot 3
kafka core overview screenshot 4

kafka core metrics overview

Revisions
RevisionDescriptionCreated
Kafka

Kafka

by Grafana Labs
Grafana Labs solution

Easily monitor your Kafka deployment with Grafana Cloud's out-of-the-box monitoring solution.

Learn more

Get this dashboard

Import the dashboard template

or

Download JSON

Datasource
Dependencies