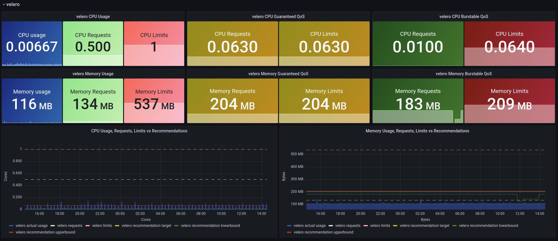
VPA Recommendations
Vertical Pod Autoscalar Recommendations vs. Utilization vs. Requests & Limits
Vertical Pod Autoscaler Recommendation
Dashboard to view Vertical Pod Autoscaler recommendations, scraping Prometheus metrics.
Prerequisites
You need to activate VPA, and exposed metrics from kube-state-metrics.
See https://gist.github.com/rverchere/780bd988b8f385a00644a1ec9f425be3 for kube-state-metrics configuration, as from v2.9.0 the VPA metrics were deprecated.
Revision 4 does not have cluster annotation anymore.
Metrics configuration
See blog post here for more implementation details : Medium Article
Sources
This dashboard is based from sherifkayad one.
Data source config
Collector config:
Upload an updated version of an exported dashboard.json file from Grafana
| Revision | Description | Created | |
|---|---|---|---|
| Download |