Fio exporter rev3
Fio exporter app from https://gitlab.com/panzouh/fio-exportaire
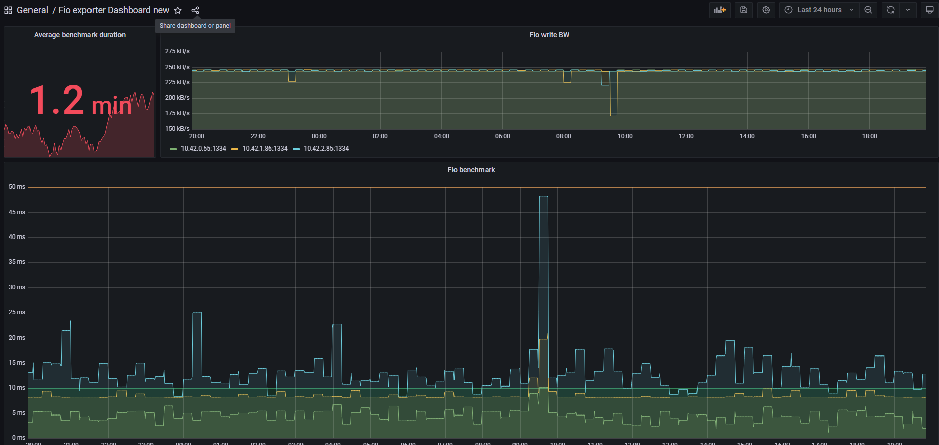
The purpose of this helm release is to expose Fio metrics to prometheus. Feel free to use it ! Tested on Kubernetes v1.18.10
Full repo here => https://gitlab.com/panzouh/fio-exportaire
Data source config
Collector type:
Collector plugins:
Collector config:
Revisions
Upload an updated version of an exported dashboard.json file from Grafana
| Revision | Description | Created | |
|---|---|---|---|
| Download |