njmon version 80 for AIX New Stats
Use njmon on AIX v80 or higher
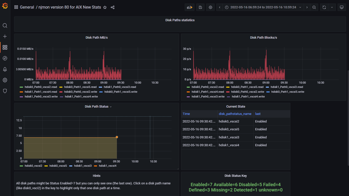
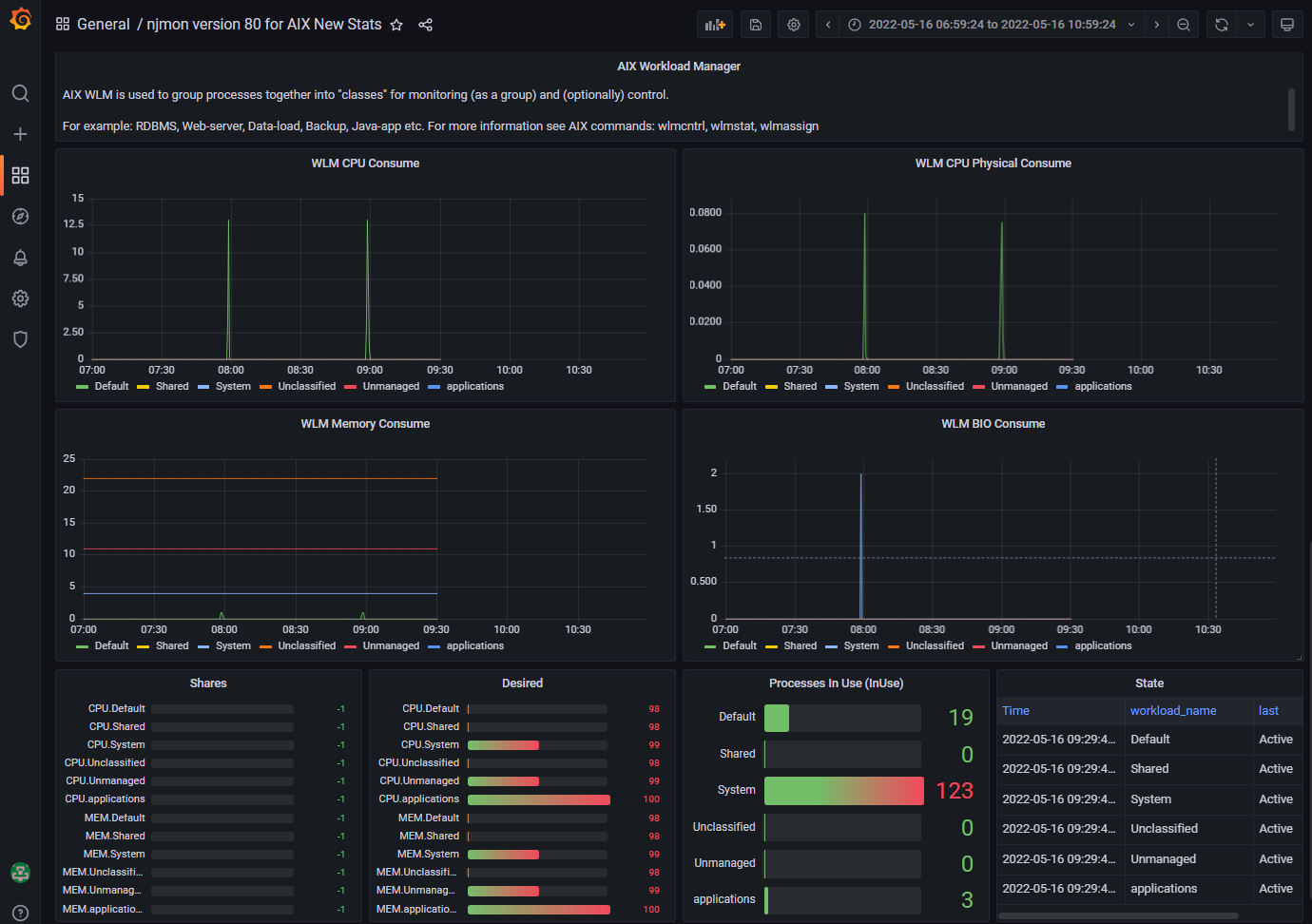
These demonstrate just the new measurements for njmon and nimon version 80 including AIX Workload Manager, Disks paths and many smaller numbers (many requested by users)
Data source config
Collector config:
Upload an updated version of an exported dashboard.json file from Grafana
| Revision | Description | Created | |
|---|---|---|---|
| Download |
New Relic
With the Grafana plugin for New Relic, you can quickly visualize your New Relic data in Grafana.
Learn more