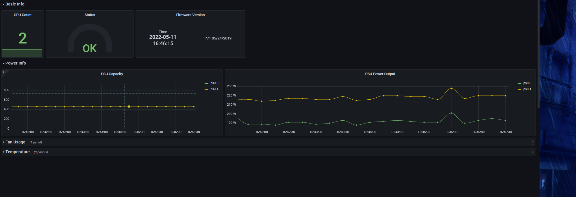
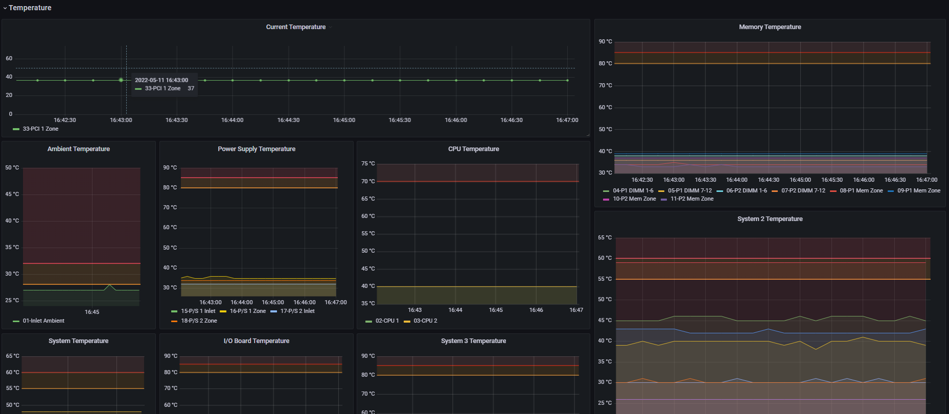
iLO Dashboard
iLO Dashboard based on the Exporter https://github.com/mrlhansen/idrac_exporter
This Dashboard is based on the exporter https://github.com/mrlhansen/idrac_exporter
Docker image is available here: Docker Image: https://hub.docker.com/r/masaryk3221/ilo-idrac_exporter
For config file check either original project url or when using docker image check readme on dockerhub
Data source config
Collector config:
Upload an updated version of an exported dashboard.json file from Grafana
| Revision | Description | Created | |
|---|---|---|---|
| Download |
