Cluster Capacity (Karpenter)
Provisioned cluster capacity
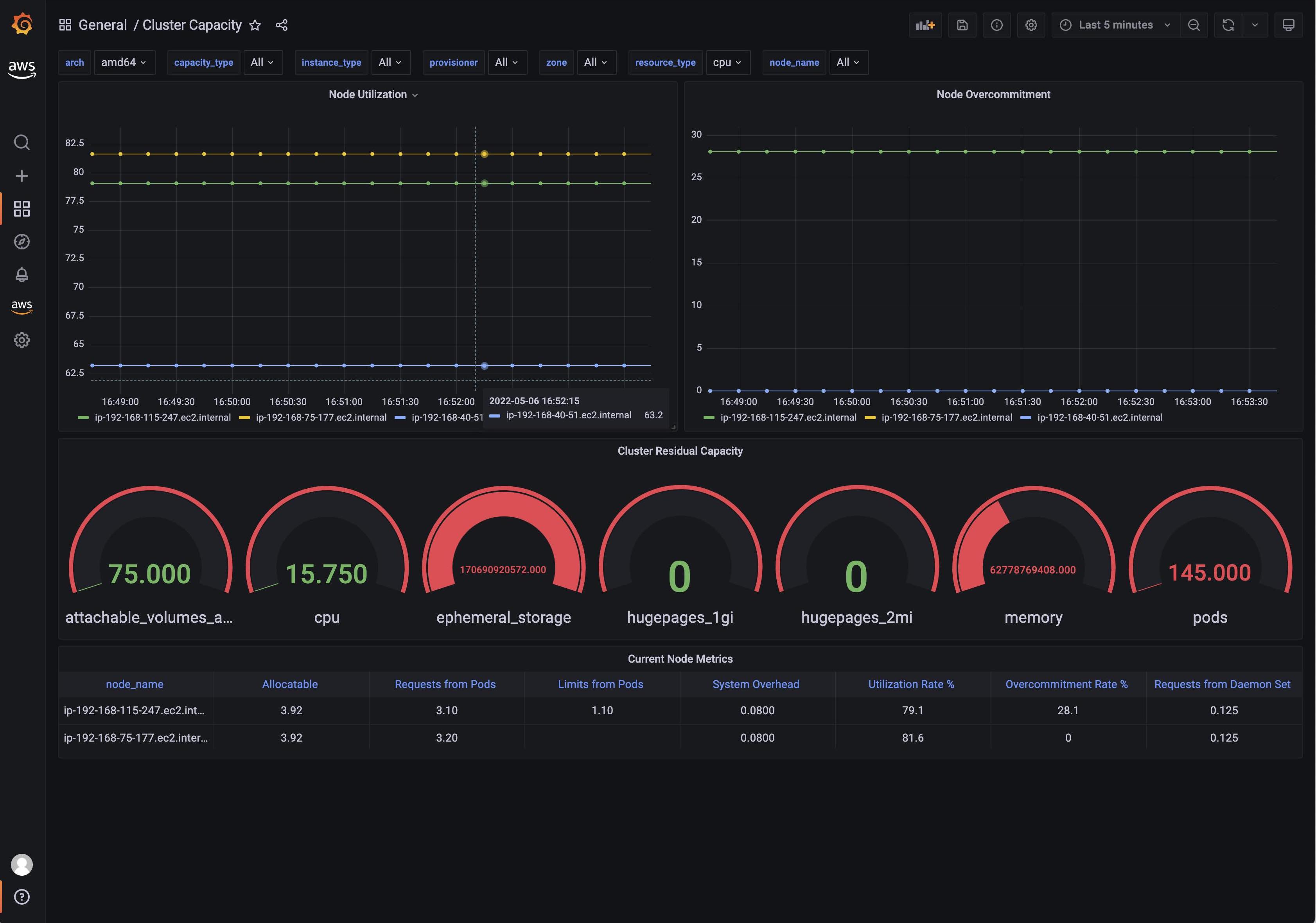
Dashboard showing capacity provisioned/managed by Karpenter
Data source config
Collector config:
Upload an updated version of an exported dashboard.json file from Grafana
| Revision | Description | Created | |
|---|---|---|---|
| Download |
