Pod Statistic (Karpenter)
Pods statistics for Karpenter
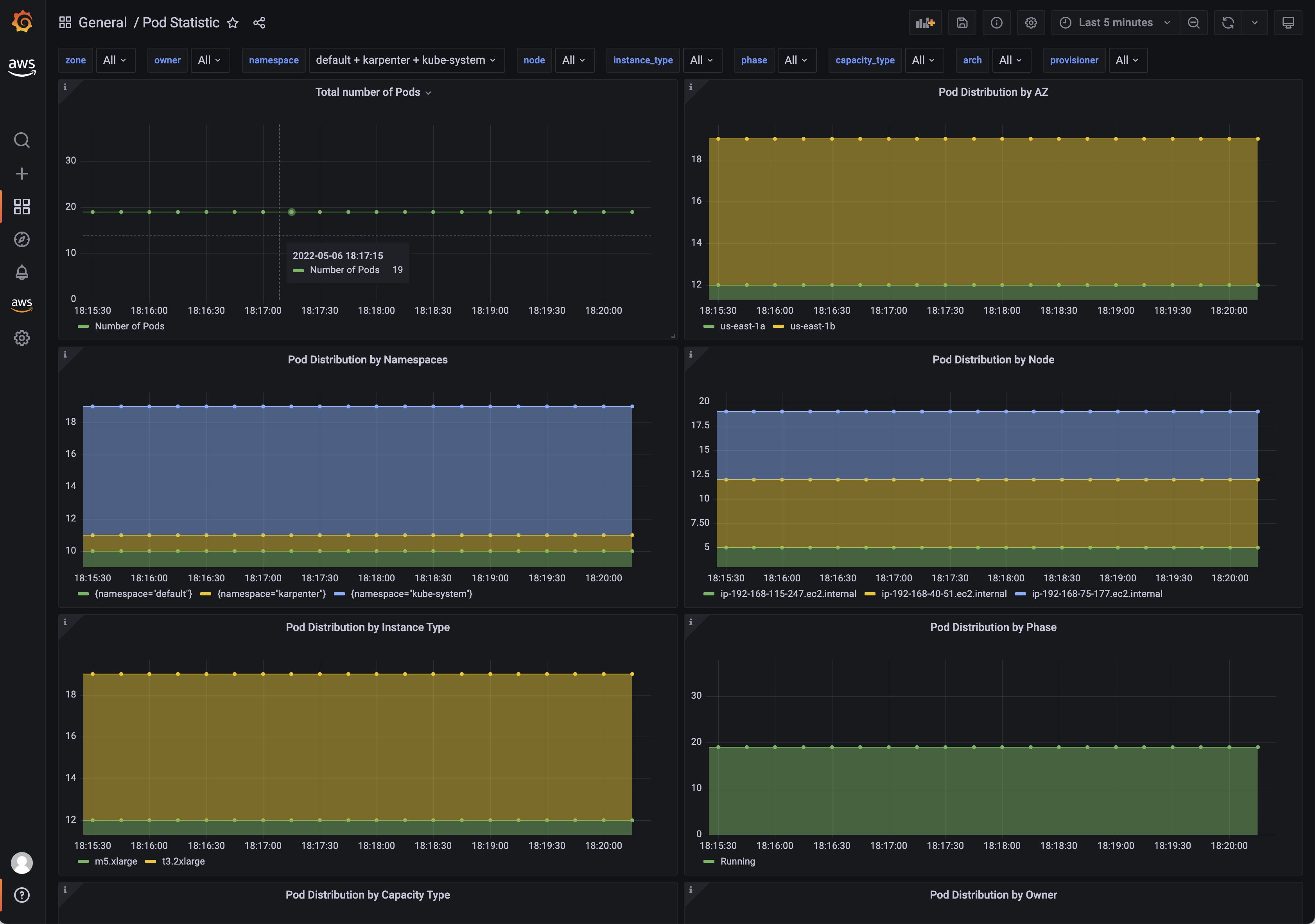
Dashboard showing pod distribution and resource consumption with multiple filters.
Data source config
Collector config:
Upload an updated version of an exported dashboard.json file from Grafana
| Revision | Description | Created | |
|---|---|---|---|
| Download |
