Grafana Dashboard for Veeam Backup for Microsoft 365 Audit Restores
Grafana Dashboard for Veeam Backup for Microsoft 365 Audit Restores
Just download the latest Veeam Backup for Microsoft 365 Audit script version from GitHub https://raw.githubusercontent.com/jorgedlcruz/veeam-backup-for-microsoft365-grafana-api-security/main/veeam_backup_microsoft365_audit.sh and change the Configuration section within your details:
##
# Configurations
##
# System Variables
auditdays="7" #The number of days you want the Audit to look back (default last 7 days)
timestart=$(date --date="-$auditdays days" +%FT%TZ)
# Endpoint URL for InfluxDB
veeamInfluxDBURL="http://YOURINFLUXSERVERIP" #Your InfluxDB Server, http://FQDN or https://FQDN if using SSL
veeamInfluxDBPort="8086" #Default Port
veeamInfluxDBBucket="veeam" # InfluxDB bucket name (not ID)
veeamInfluxDBToken="TOKEN" # InfluxDB access token with read/write privileges for the bucket
veeamInfluxDBOrg="ORG NAME" # InfluxDB organisation name (not ID)
# Endpoint URL for login action
veeamUsername="YOURVBOUSER"
veeamPassword="YOURVBOPASSWORD"
veeamRestServer="https://YOURVBOSERVERIP"
veeamRestPort="4443" #Default PortOnce the changes are done, make the script executable with chmod:
chmod +x veeam_backup_microsoft365_audit.shThe output of the command should be something like the next, without errors:
Writing vveeam_backup_microsoft365_audit to InfluxDB
HTTP/2 204
x-influxdb-build: OSS
x-influxdb-version: 2.1.1
date: Tue, 14 Dec 2021 13:20:35 GMTIf so, please now add this script to your crontab, like for example every 30 minutes:
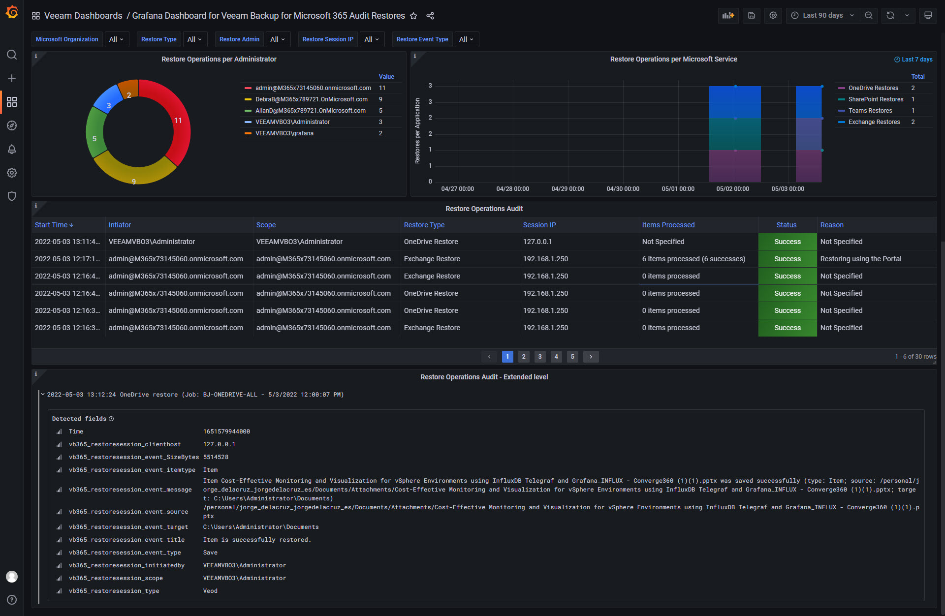
*/30 * * * * /home/oper/veeam_backup_microsoft365_audit.sh >> /var/log/veeam_vb365_audit.log 2>&1Then download or import this Dashboard to your Grafana, and you should see something similar to the next:
Dark mode

Light mode

Data source config
Collector config:
Upload an updated version of an exported dashboard.json file from Grafana
| Revision | Description | Created | |
|---|---|---|---|
| Download |
Microsoft Azure Observability
Easily visualize and alert on Microsoft Azure Service resources using the fully managed Grafana Cloud platform.
Learn more