dolphinDB cluster
manage dolphinDB cluster
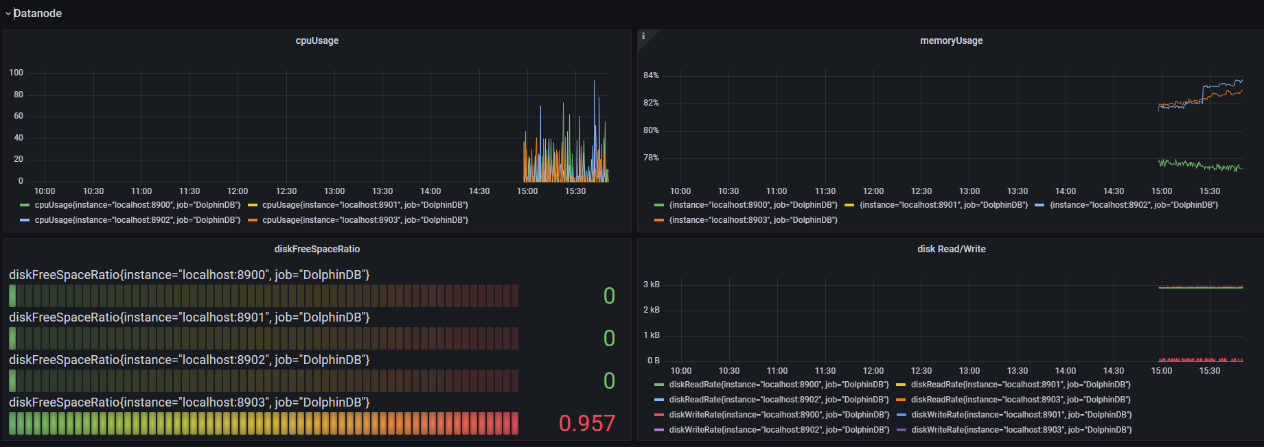
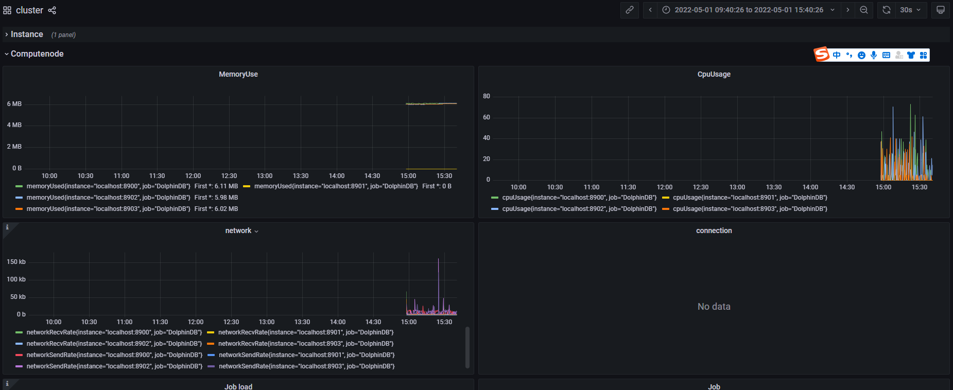
a dashboard for management of dolphinDB, include serveral parts:
- instance
- computenode
- datanode
- streaming
very simple and easy to use.
Data source config
Collector config:
Upload an updated version of an exported dashboard.json file from Grafana
| Revision | Description | Created | |
|---|---|---|---|
| Download |
