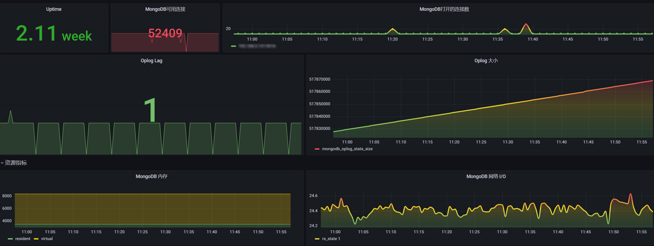
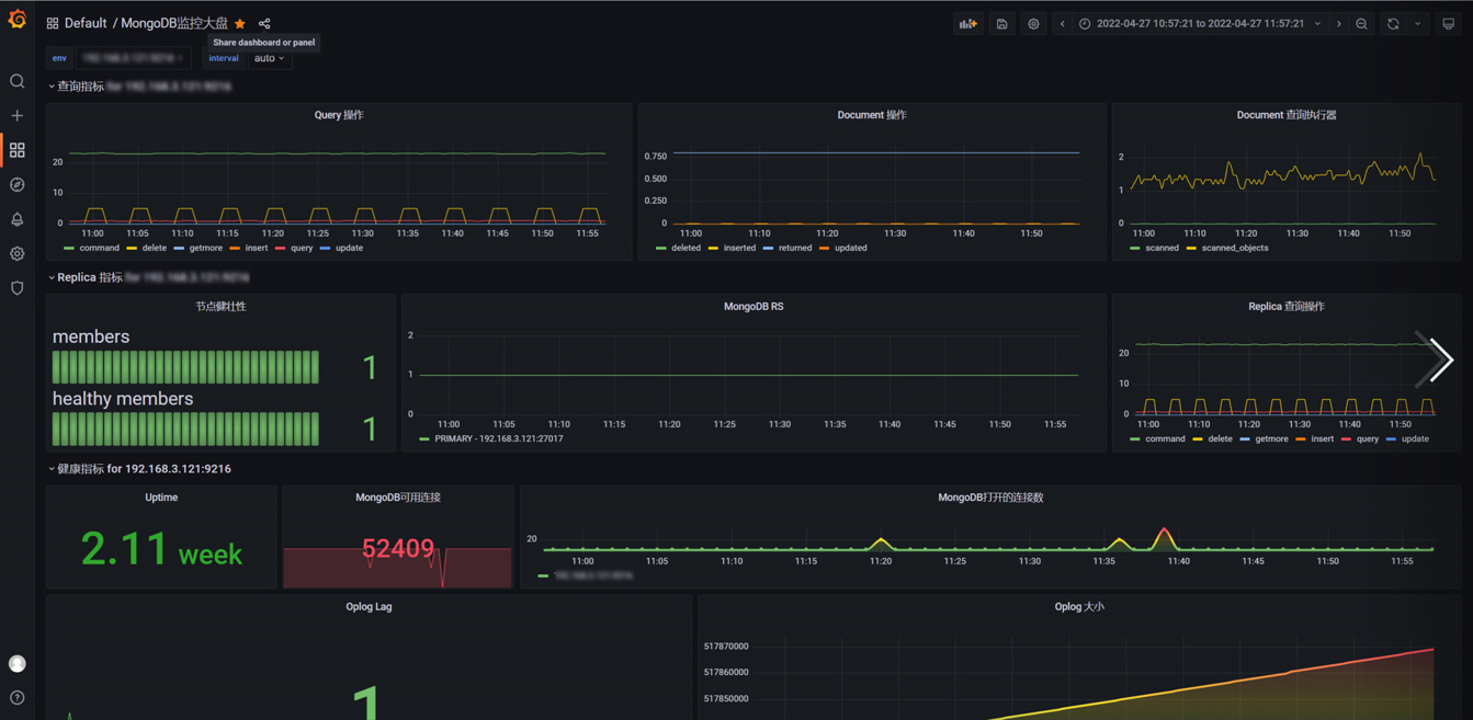
MongoDB监控大盘
Modified from https://grafana.com/grafana/dashboards/14997
Based on mongodb_ Exporter for data collection Launching Exporter requires compatibility mode to be turned on --compatible-mode=true
Data source config
Collector config:
Upload an updated version of an exported dashboard.json file from Grafana
| Revision | Description | Created | |
|---|---|---|---|
| Download |
