Blackbox Exporter
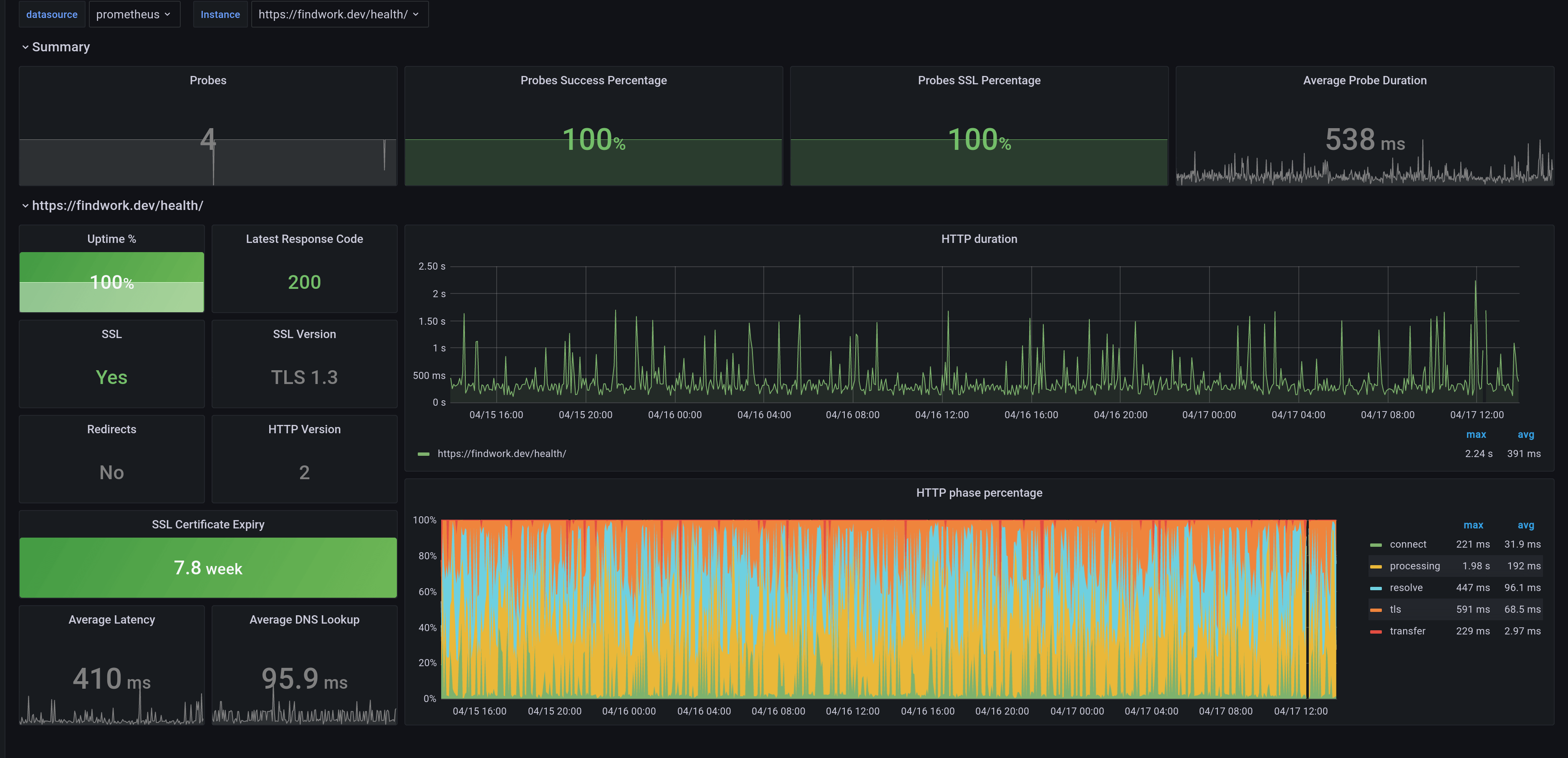
A dashboard that monitors the Blackbox-exporter. It is created using the [blackbox-exporter-mixin](https://github.com/adinhodovic/blackbox-exporter-mixin) for the the (blackbox-exporter)[https://github.com/prometheus/blackbox_exporter].
A dashboard that monitors the Blackbox-exporter. It is created using the blackbox-exporter-mixin for the the blackbox-exporter.
Data source config
Collector config:
Upload an updated version of an exported dashboard.json file from Grafana
| Revision | Description | Created | |
|---|---|---|---|
| Download |
