Latency View
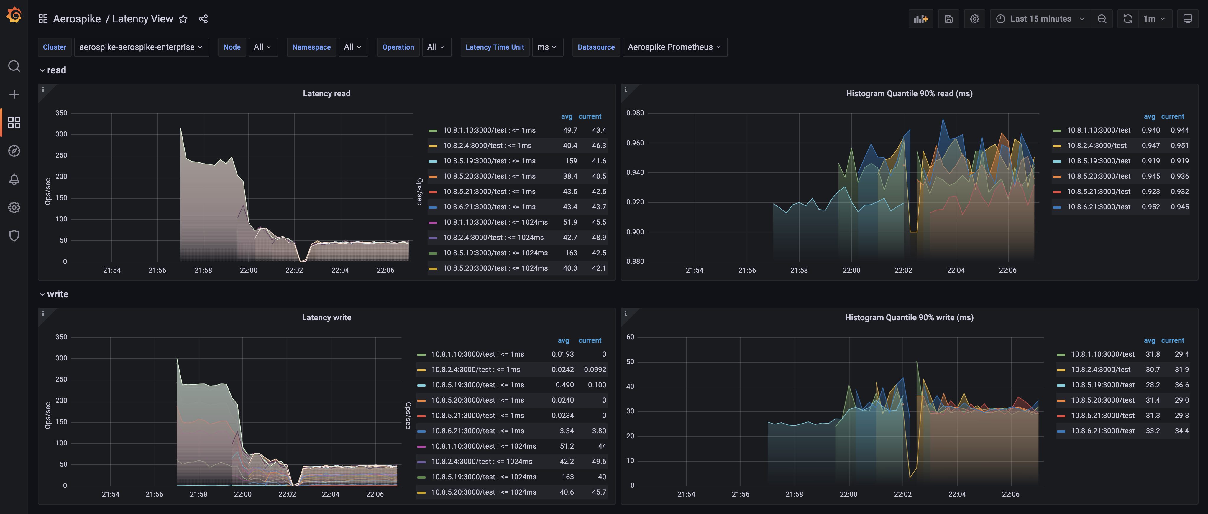
Latency View dashboard helps visualise latencies as number of queries in each bucket as heatmap in various operations like read, write, batch-index, - support microsecond, millisecond and micro-benchmarks
Latency View dashboard for Aerospike Monitoring Stack
Aerospike’s Monitoring Stack extracts operational metrics from Aerospike database clusters for visualization and analysis in Prometheus and Grafana.
See Aerospike Monitoring Stack Architecture and Aerospike Monitoring Stack Installation for more details
Data source config
Collector config:
Upload an updated version of an exported dashboard.json file from Grafana
| Revision | Description | Created | |
|---|---|---|---|
| Download |
