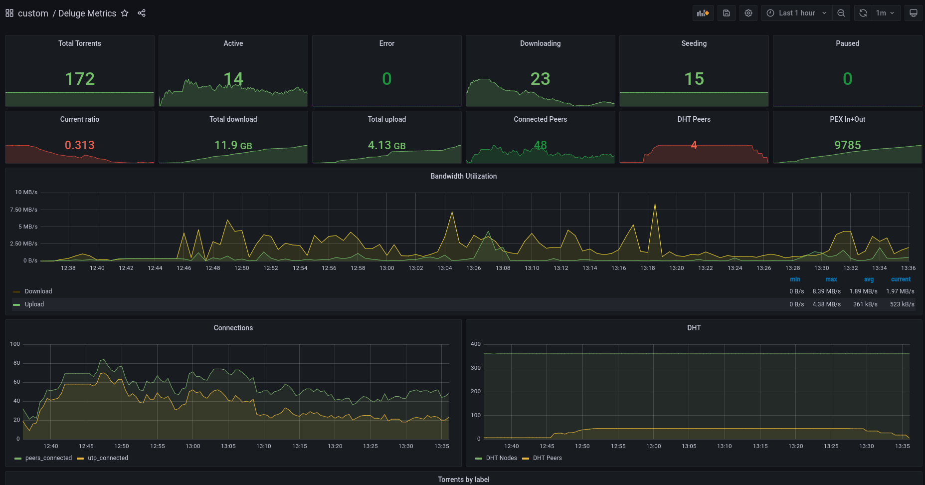
Deluge Metrics
A Deluge statistics dashboard
Stolen from here
Currently working with docker.io/tobbez/deluge_exporter@sha256:aaf0a0a473ea6b07c4a46c4d607e311c941b6a0a76761224357e2ec1ecd6d750 as of 2022-04-08
My repository
If the version here does not work, try my non-‘Export For Sharing Externally’ version (this is the version i’m actually running)
Data source config
Collector config:
Upload an updated version of an exported dashboard.json file from Grafana
| Revision | Description | Created | |
|---|---|---|---|
| Download |
