System Metrics - Multiple
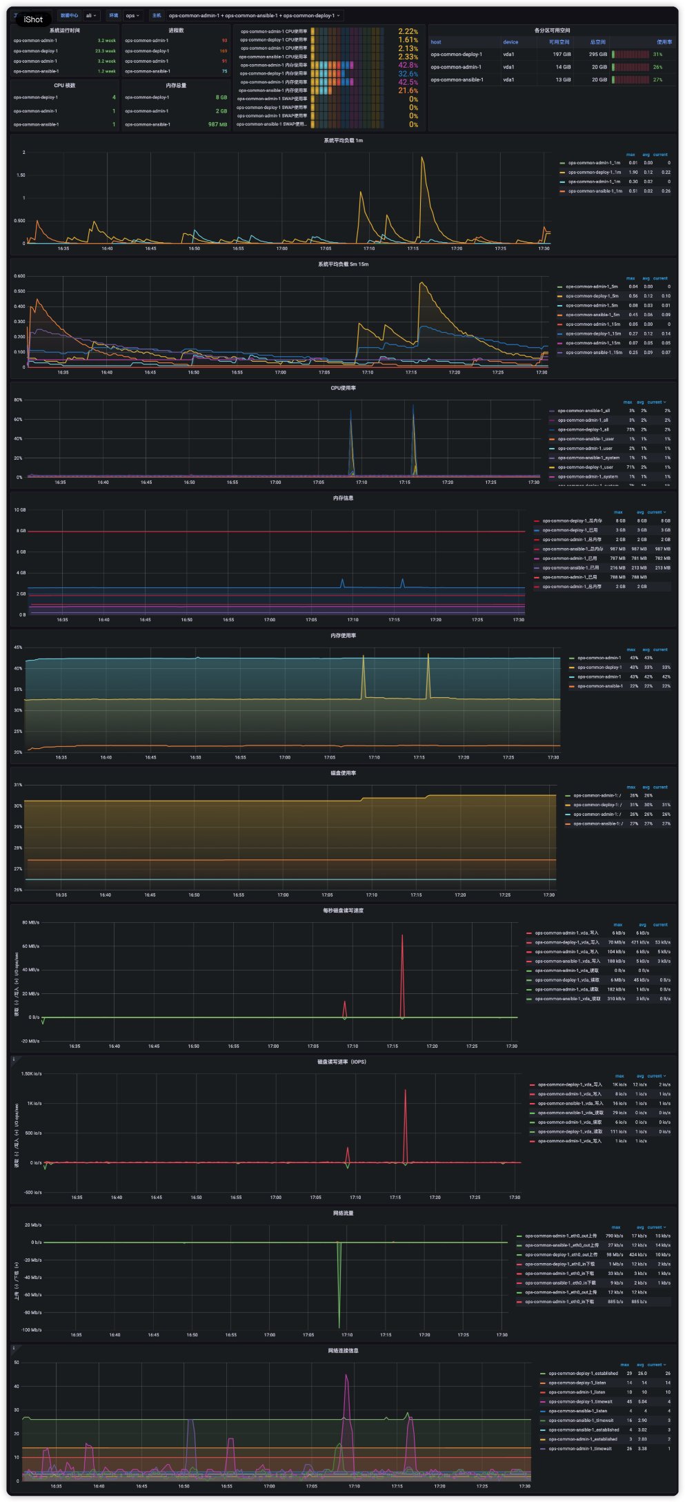
vm telegraf 模板支持同时选择多个instance进行展示
一
2022-03 FROM HZ
安装部署victoriametrics 单机版
采用docker的方式部署整套基础架构
使用telegraf代替node-export监控vm
metrics流 telegraf –> vmagent –> victoriametrics
查询流 grafana –> victoriametrics
告警流 victoriametrics <– vmalert –> alertmanager
二
telegraf 相关配置 (大写的字符串,自行替换)
配置一:
[{ “targets”: [ IP:9273 ], “labels”: { “datacenter”:“ali”, “env”:“ENV”, “host”:“HOST” } }]
配置二:
telegraf –sample-config –input-filter cpu:disk:diskio:interrupts:kernel:linux_sysctl_fs:mem:net:netstat:processes:swap:system –output-filter prometheus_client –aggregator-filter : –processor-filter : > /etc/telegraf/telegraf.conf
三
模板支持同时选择多个instance进行展示
对单instance进行精简,将重点观测项集成,用于快速比对
Data source config
Collector config:
Upload an updated version of an exported dashboard.json file from Grafana
| Revision | Description | Created | |
|---|---|---|---|
| Download |
