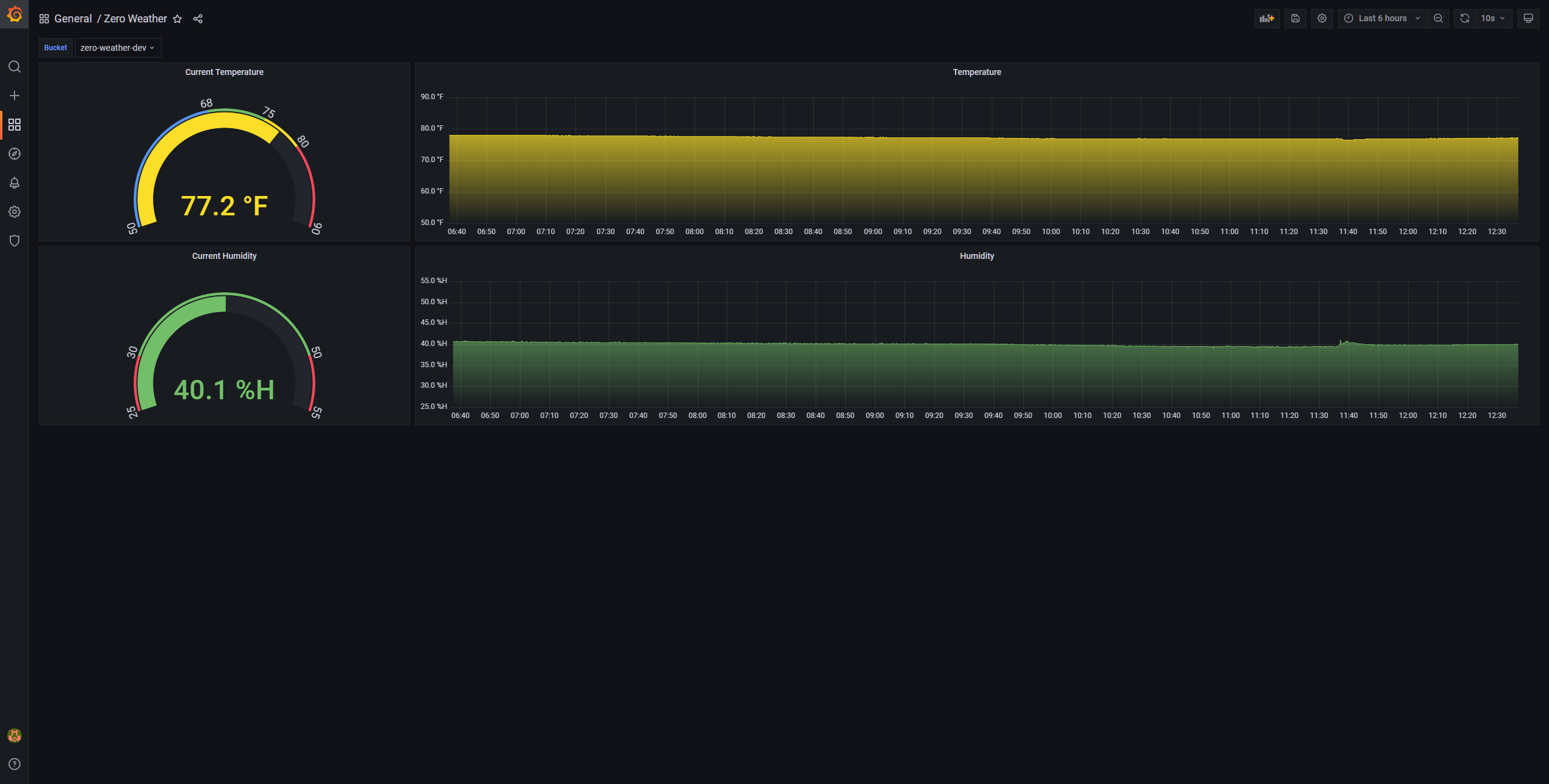
Zero Weather
DIY a simple weather station using a Raspberry Pi Zero W and a DHT22 temperature/humidity sensor. More docs coming soon.
Data source config
Collector config:
Upload an updated version of an exported dashboard.json file from Grafana
| Revision | Description | Created | |
|---|---|---|---|
| Download |
