Mimir / Queries

Mimir / Queries screenshot 1

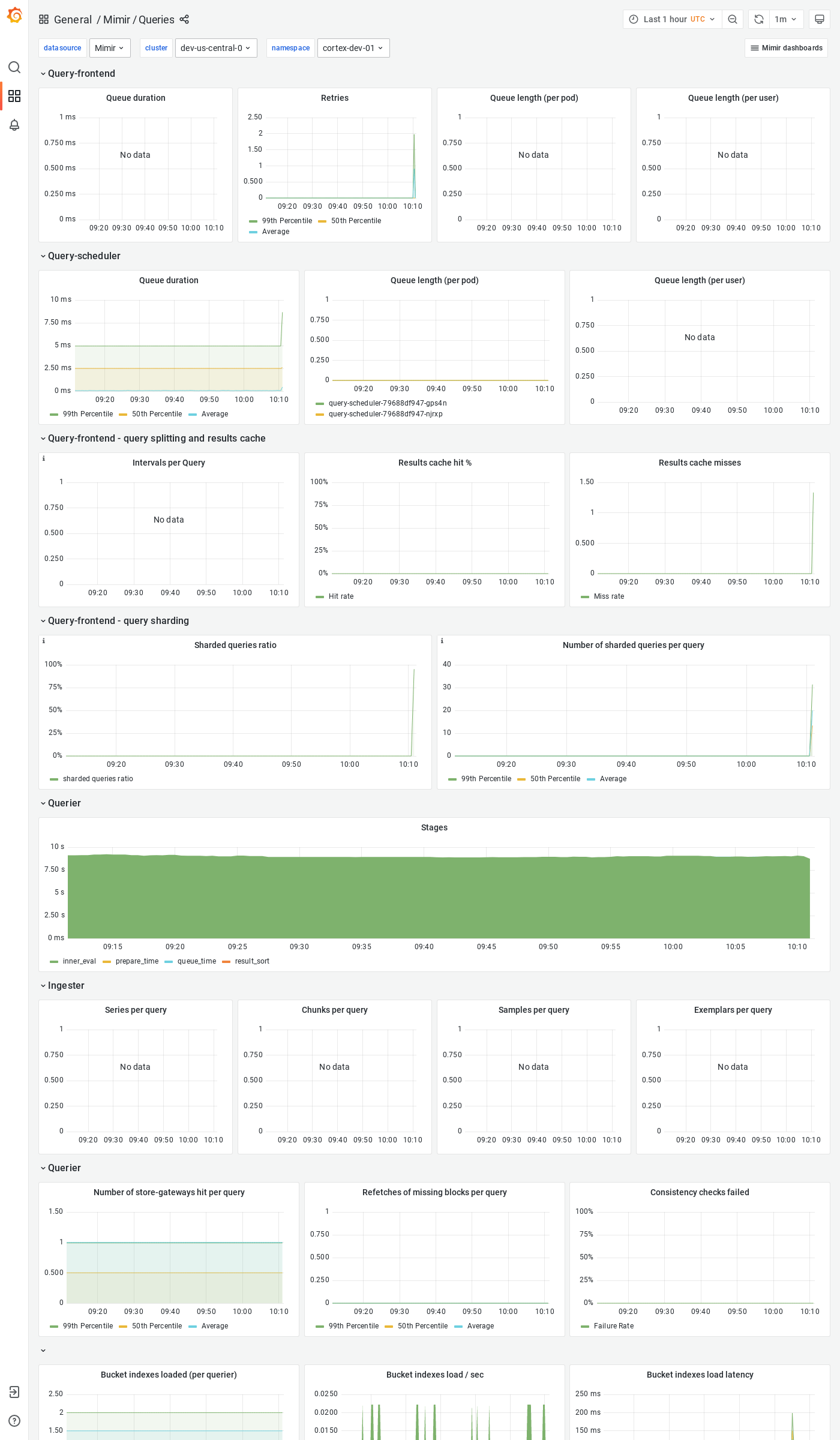
The Queries dashboard shows information about query queues, duration, retries, and details about query execution performance.

Grafana Mimir is an open source software project that provides a scalable long-term storage for Prometheus. For more information, visit Grafana Mimir.

Revisions
RevisionDescriptionCreated
Grafana Mimir (self-hosted)

Grafana Mimir (self-hosted)

by Grafana Labs
Grafana Labs solution

Easily monitor your self-hosted instance of Grafana Mimir, an open source, horizontally scalable, highly available, multi-tenant TSDB, with Grafana Cloud's out-of-the-box monitoring solution.

Learn more

Get this dashboard

Import the dashboard template

or

Download JSON

Datasource
Dependencies