Mimir / Object Store

Mimir / Object Store screenshot 1

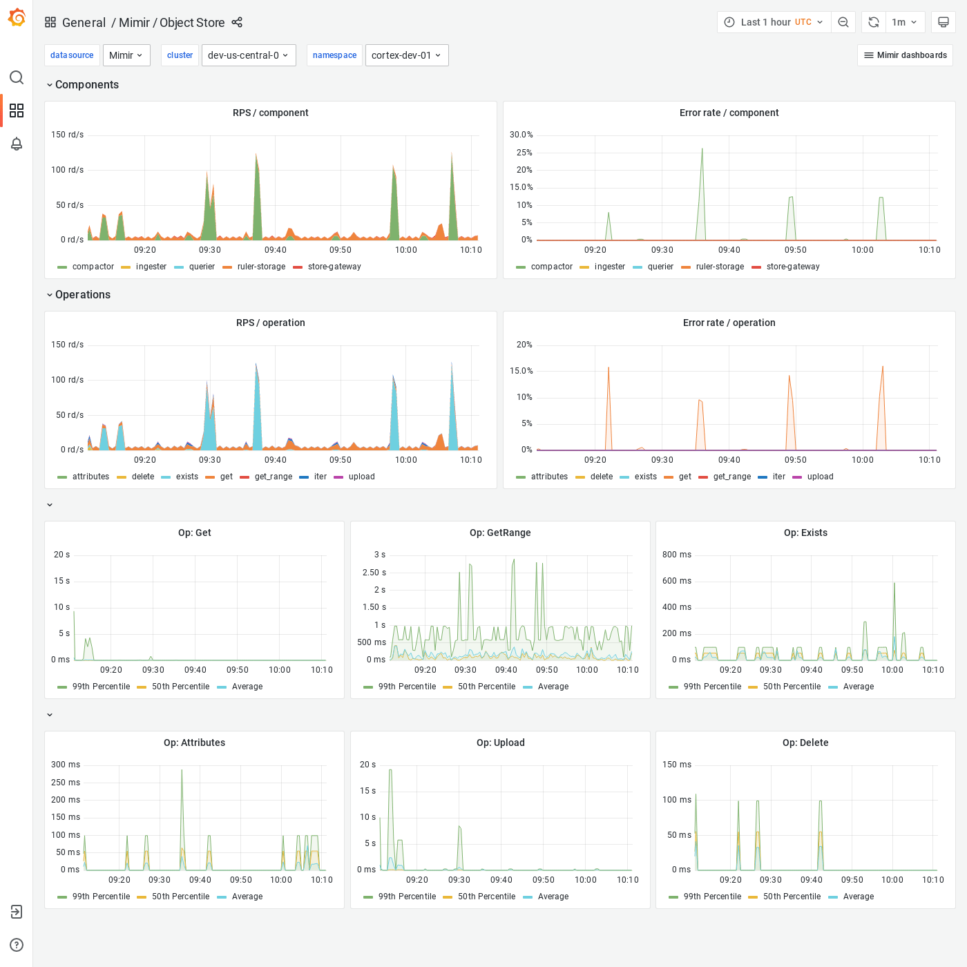
The Object Store dashboard shows an overview of all activity and operations run by any Grafana Mimir component on the object storage.

Grafana Mimir is an open source software project that provides a scalable long-term storage for Prometheus. For more information, visit Grafana Mimir.

Revisions
RevisionDescriptionCreated
Grafana Mimir (self-hosted)

Grafana Mimir (self-hosted)

by Grafana Labs
Grafana Labs solution

Easily monitor your self-hosted instance of Grafana Mimir, an open source, horizontally scalable, highly available, multi-tenant TSDB, with Grafana Cloud's out-of-the-box monitoring solution.

Learn more

Get this dashboard

Import the dashboard template

or

Download JSON

Datasource
Dependencies