Cosmos Validator
Dashboard to monitor cosmos validator
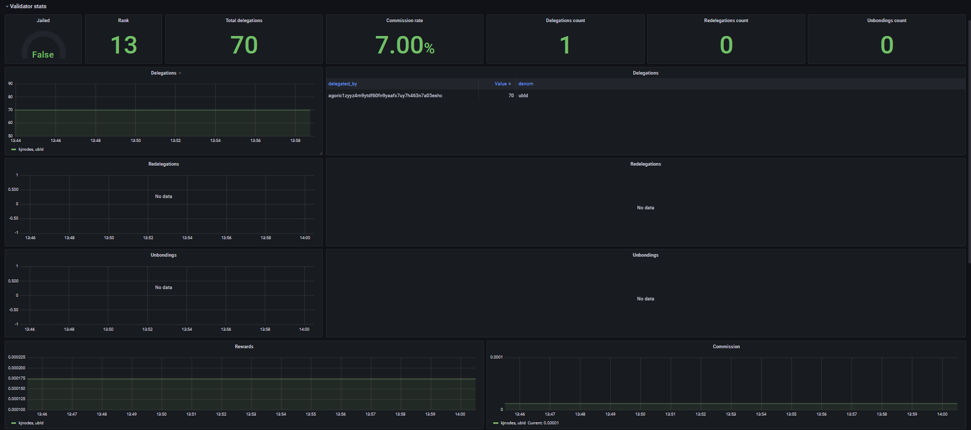
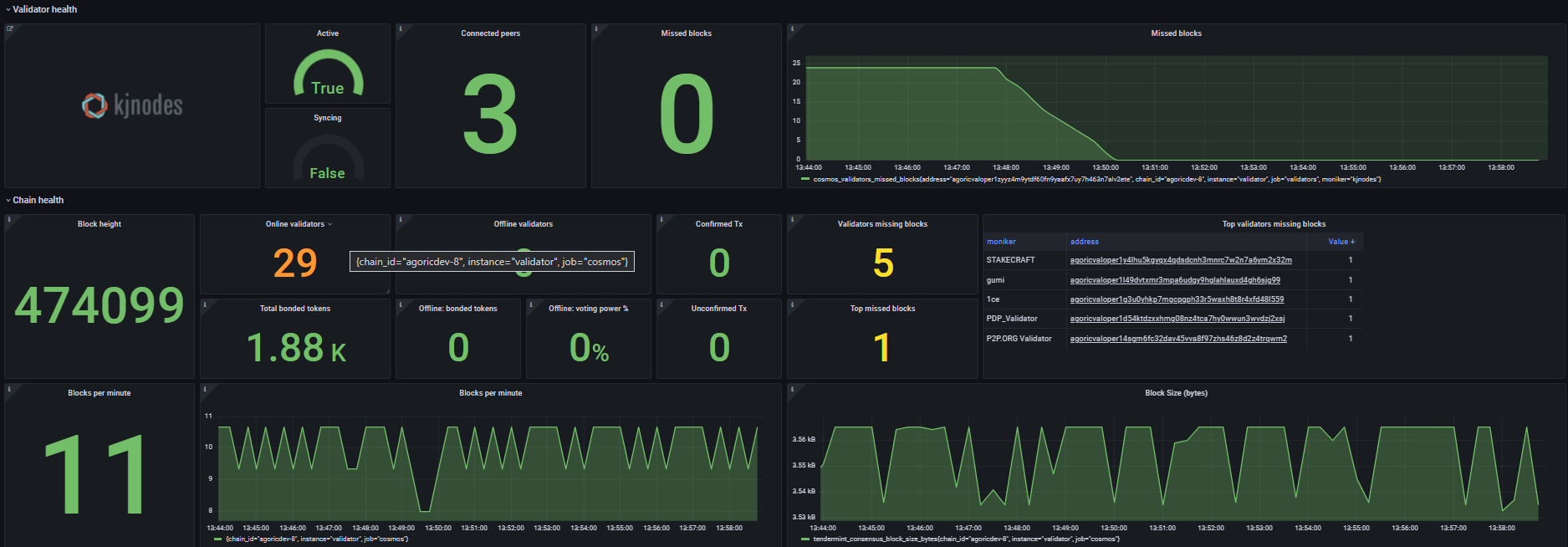
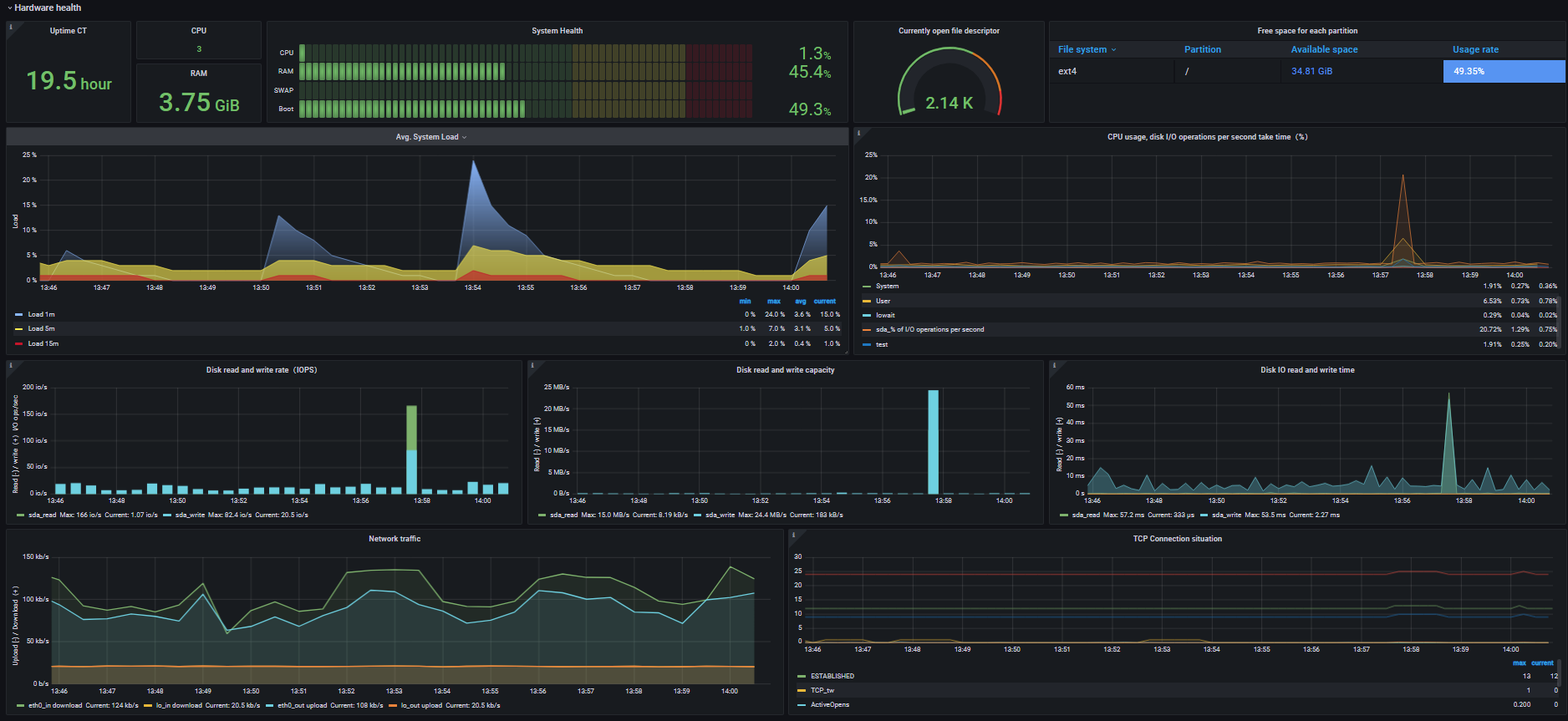
Dashboard for Cosmos validators
This Dashboard display the stats of a validator on a Cosmos-based blockchain (such as Cosmos, Agoric, Umee etc.).
To set it up, you’ll need to follow my guide in Github
Dashboard source: https://github.com/kj89/cosmos_node_monitoring/tree/master/grafana/dashboards
Data source config
Collector config:
Upload an updated version of an exported dashboard.json file from Grafana
| Revision | Description | Created | |
|---|---|---|---|
| Download |
Azure Cosmos DB
With the Grafana plugin for Azure Cosmos DB, you can quickly visualize and query your Azure Cosmos DB data from within Grafana.
Learn more