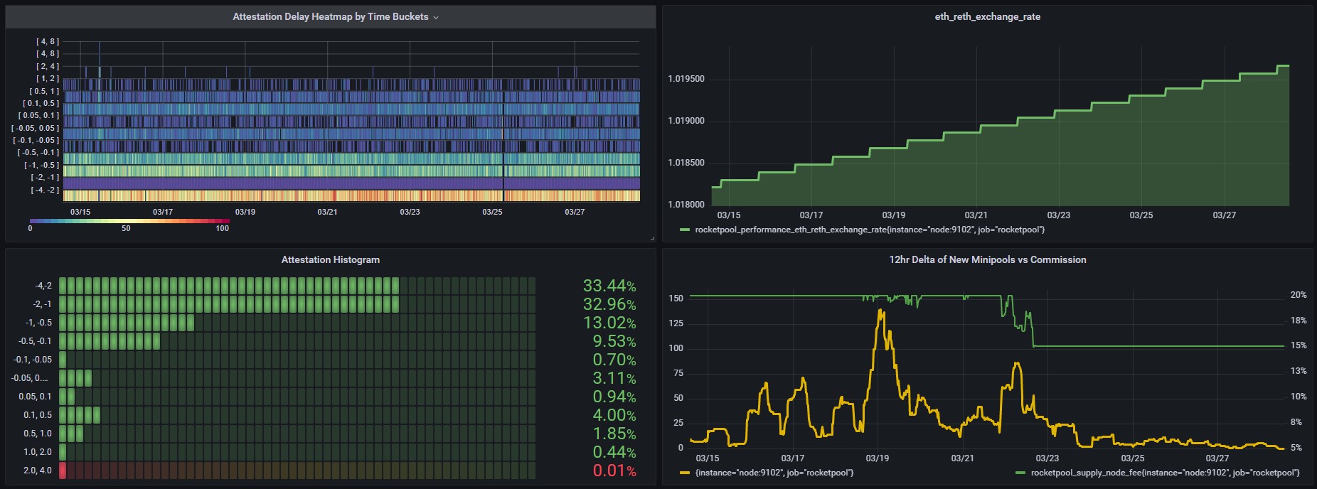
Ken's Ultimate Rocket Pool Dashboard.
Custom dashboard modified by @Ken5954 for Rocket Pool node operators (Nimbus)
This dashboard is a modification of the Rocket Pool Dashboard v1.1.0 for Nimbus created by Joe Clapis.
Data source config
Collector config:
Upload an updated version of an exported dashboard.json file from Grafana
| Revision | Description | Created | |
|---|---|---|---|
| Download |
