PTS-JMeter

Monitor your ALiyun PTS JMeter load testing with Prometheus and Grafana. 基于Prometheus和Grafana的阿里云PTS原生JMeter压测监控。

PTS-JMeter screenshot 1
PTS-JMeter screenshot 2
PTS-JMeter screenshot 3
PTS-JMeter screenshot 4

Monitor your ALiyun PTS JMeter load testing with Prometheus and Grafana.

基于Prometheus和Grafana的阿里云PTS原生JMeter压测监控。

在概览中,本Dashboard提供了全局请求成功率,系统吞吐量(TPS),99、95、90分位响应时长,以及按错误状态码聚合的错误请求数等数据。

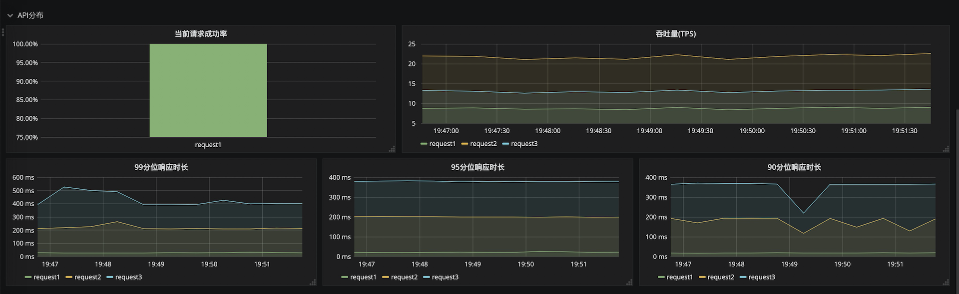
在API分布中,可以直观的对比各API的监控指标,快速定位性能短板API。

在API详情中,可以查看单个API的详细指标,准确定位性能瓶颈。

另外,dashboard提供了施压机的JVM垃圾回收监控指标,可以辅助判断施压机是否是压测链路中的性能瓶颈。

Revisions
RevisionDescriptionCreated

Get this dashboard

Import the dashboard template

or

Download JSON

Datasource
Dependencies