PTS
Monitor your ALiyun PTS load testing with Prometheus and Grafana. 基于Prometheus和Grafana的阿里云PTS(Performance Testing Service)压测监控。
Monitor your ALiyun PTS load testing with Prometheus and Grafana.
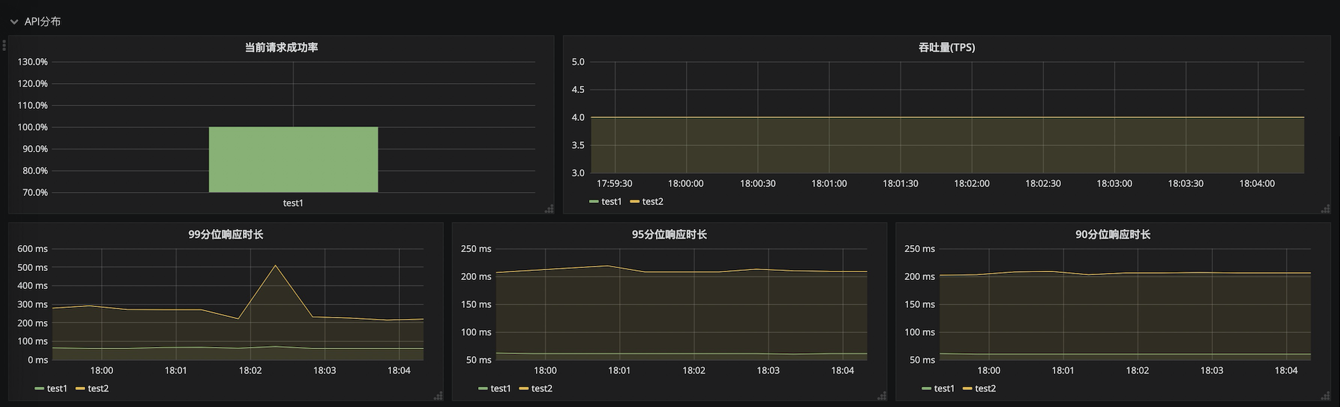
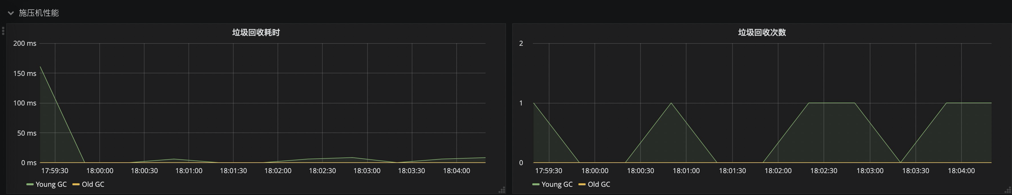
基于Prometheus和Grafana的阿里云PTS(Performance Testing Service)压测监控。 在概览中,本Dashboard提供了全局请求成功率,系统吞吐量(TPS),99、95、90分位响应时长,以及按错误状态码聚合的错误请求数等数据。 在API分布中,可以直观的对比各API的监控指标,快速定位性能短板API。 在API详情中,可以查看单个API的详细指标,准确定位性能瓶颈。 另外,dashboard提供了施压机的JVM垃圾回收监控指标,可以辅助判断施压机是否是压测链路中的性能瓶颈。
Data source config
Collector config:
Upload an updated version of an exported dashboard.json file from Grafana
| Revision | Description | Created | |
|---|---|---|---|
| Download |
