Zipkin / Prometheus

Visualize Prometheus metrics exported by OpenZipkin (http://zipkin.io/).

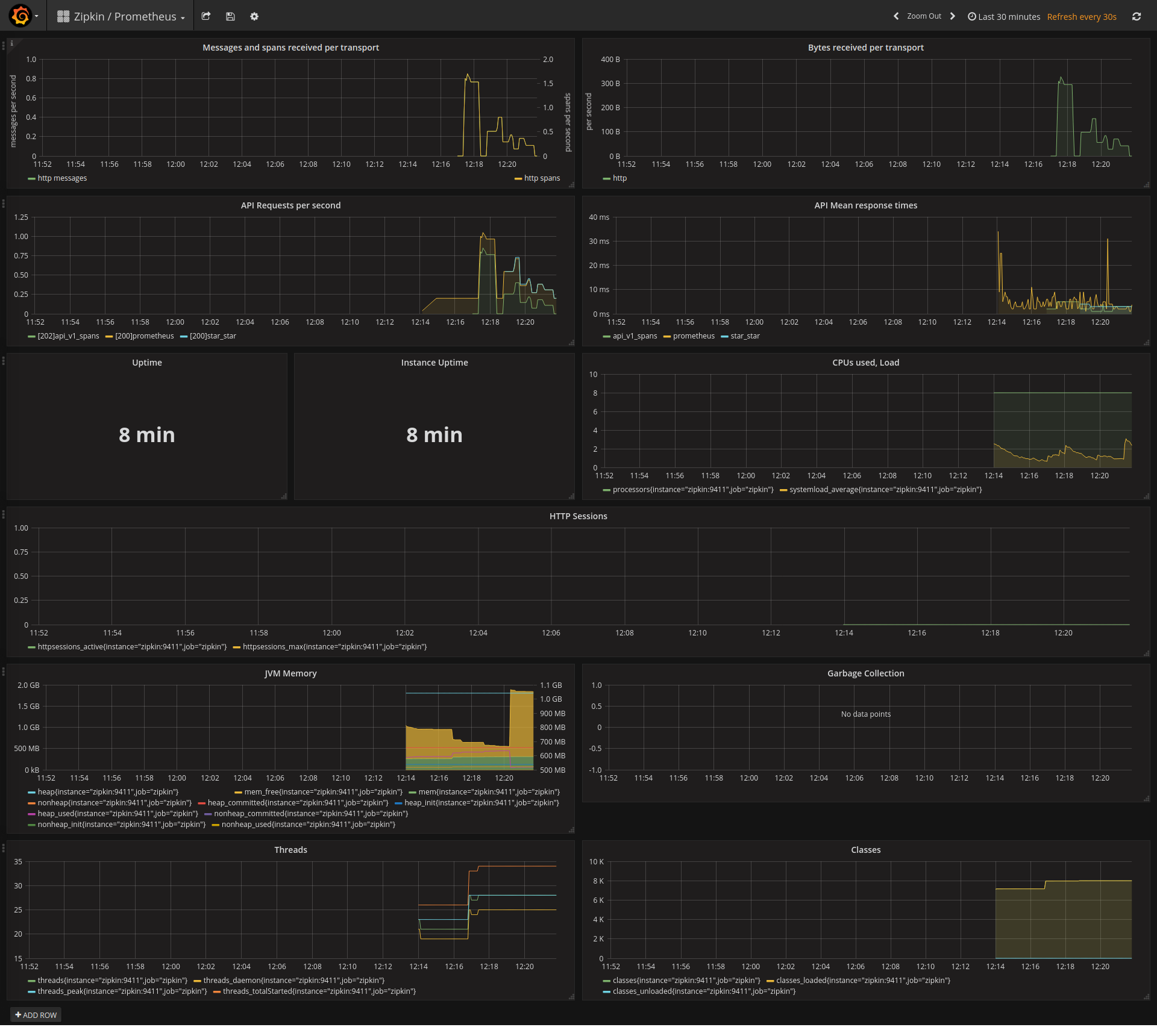
Zipkin / Prometheus screenshot 1

Dashboard visualizing operational metrics of OpenZipkin. Some relabeling rules in Prometheus are required; refer to prometheus.yml in docker-zipkin.

Revisions
RevisionDescriptionCreated
Metrics Endpoint (Prometheus)

Metrics Endpoint (Prometheus)

by Grafana Labs
Grafana Labs solution

Easily monitor any Prometheus-compatible and publicly accessible metrics URL with Grafana Cloud's out-of-the-box monitoring solution.

Learn more

Get this dashboard

Import the dashboard template

or

Download JSON

Datasource
Dependencies