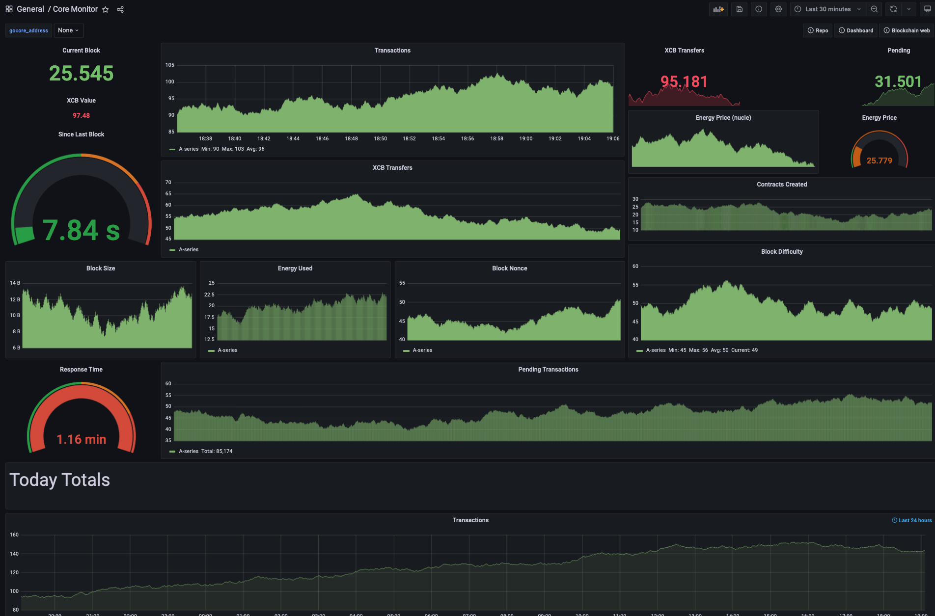
Core Monitor
Go-core Server Prometheus Exporter
Monitor your Core Blockchain Go-core server with Prometheus and Grafana.
Data source config
Collector type:
Collector plugins:
Collector config:
Revisions
Upload an updated version of an exported dashboard.json file from Grafana
| Revision | Description | Created | |
|---|---|---|---|
| Download |