EMS-ESP
ESP32 v3 firmware
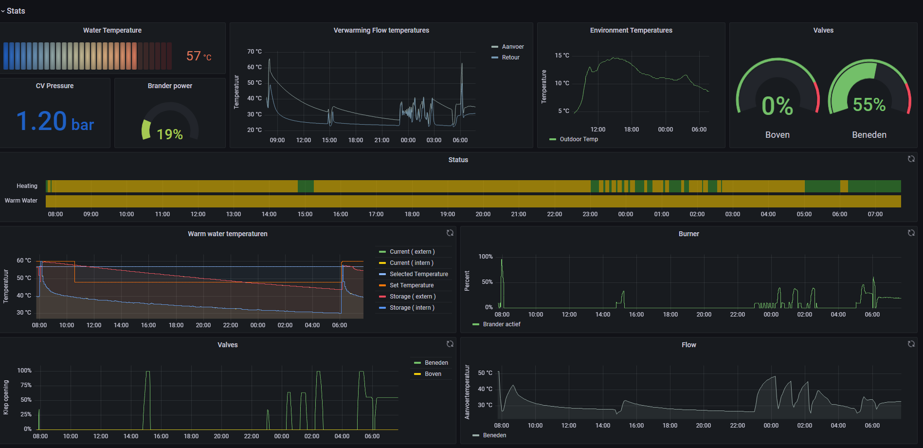
This uses mosquitto MQTT and Influx2 with build in telegraf config. The dashboard has been updated for V3 firmware of EMS-ESP. https://github.com/emsesp/EMS-ESP32
Ensure the following settings are configured correctly in EMS-ESP:
- Topic/Payload Format should be As individual topics
- Boolean Format should be 1/0
See the telegraf config above, Influx should have a bucket called ems and an api token generated.
Data source config
Collector config:
Upload an updated version of an exported dashboard.json file from Grafana
| Revision | Description | Created | |
|---|---|---|---|
| Download |
