Choria Stream Replicator
Dashboard for the JetStream based Choria Stream Replicator
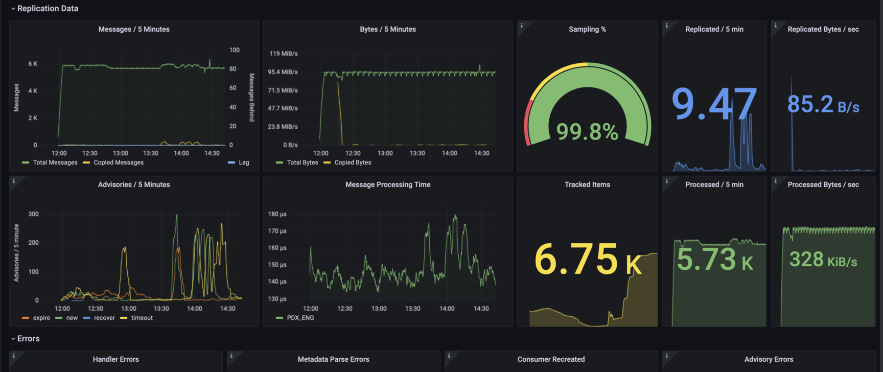
Dashboard for the JetStream based Choria Stream Replicator found at https://github.com/choria-io/stream-replicator
Data source config
Collector type:
Collector plugins:
Collector config:
Revisions
Upload an updated version of an exported dashboard.json file from Grafana
| Revision | Description | Created | |
|---|---|---|---|
| Download |