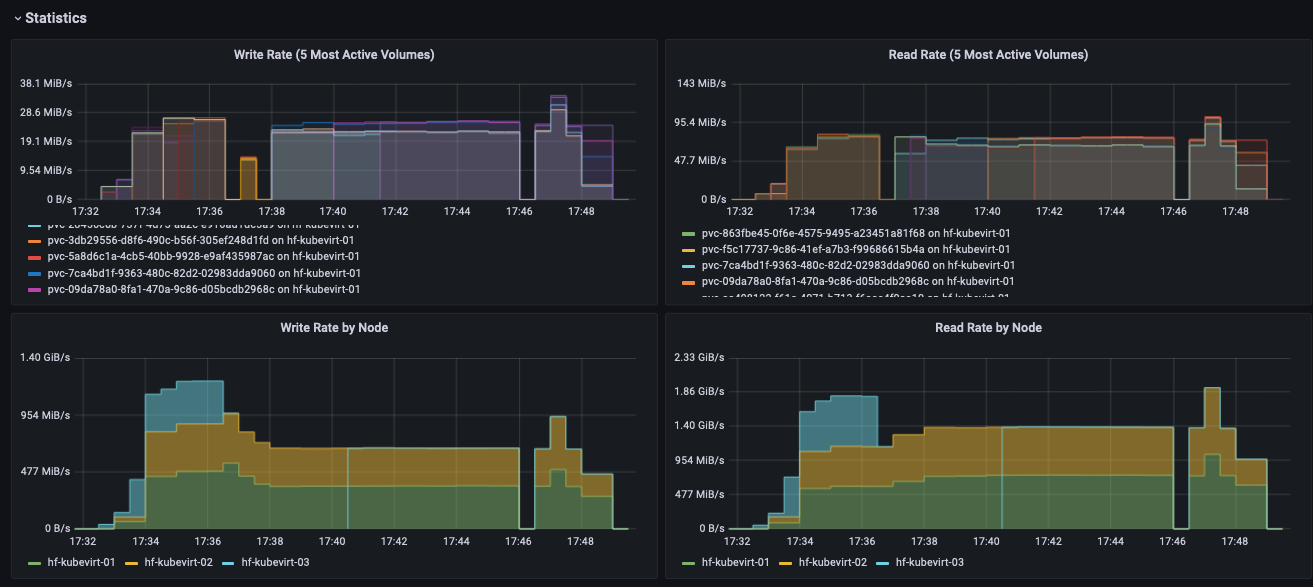
LINSTOR / DRBD
LINSTOR and DRBD dashboard ready to use with piraeus-operator.
This dashboard is developed for Deckhouse Kubernetes Platform but it should compatible with any LINSTOR installation provisioned by piraeus-operator.
alerts:
related projects:
Data source config
Collector config:
Upload an updated version of an exported dashboard.json file from Grafana
| Revision | Description | Created | |
|---|---|---|---|
| Download |
